带料连续拉深工艺计算基本步骤
点击上方蓝字关注我们|
带料连续拉深工艺计算基本步骤
(1)计算毛坯尺寸
①计算展开毛坯直径D。单 工序模的计算方法及制件尺寸按等面积法可直接查《冲压模具设计实用手册》(核心模具卷)表6-11和表6-12用相应计算公式计算。
②确定修边余量δ根据计算毛坯直径 D,、材料厚度t,查表3-24可得修边余量δ。
③确定实际毛坯实际直径D
D=Do十δ (3-1)
(2) 计算总拉深系数m总
带料连续拉深时,由于不能进行中间退火,所以在选择此种加工方法时,首先应审查材料不进行中间退火所能允许的最大总拉深变形程度(即允许的极限总拉深系数[mg]), 看是否满足拉深件总拉深系数的要求。
当拉深件的总拉深系数ma≥[mm].可以使用带料连续拉深,否则不能用带料连续拉深。拉深件的总拉深系数m总为
m总=d/D= m1m2m3..
式中d-制件的中线直径,mm;
D-制件的实际毛坯直径,mm。
材料允许的极限总拉深系数,即许用总拉深系数[m总]见表3-34。当计算的m总值大于表中的许用总拉探系数时,即ma>[m总],可以不用中间退火进行连续拉深。
实际使用时,总的拉深系数一般都应比表内数值大。这是因为在带料连续拉深的条件下,在材料的纵向和横向上所发生的变形不均匀性,使带料的边缘形成曲折,并增加在危险断面处的拉伸应力,使变形条件恶化,所以在带料连续拉深时,应该减少其变形量,即采用大- -些的拉深系数。但又不宜用太大的拉深系数,因为拉深系数太大了,就会增加拉深工序数即拉深次数,这样做法是不经济的。
(3) 确定拉深工艺类型
确定拉深工艺类型主要指确定整带料(无工艺切口)连续拉深,还是有工艺切口的连续拉深。
根据(t/D)X100、 dsXd、h/d由表3-21查得。若确定采用有工艺切口的连续拉深,则应选择合适的工艺切口。
(4) 选定工艺切口形式
按表3-22选用合适的工艺切口,并参考表3-23计算和确定切口的尺寸、料宽和步距等。
(5) 确定能否用一次拉深成形
①根据毛坯相对厚度t/DX100及凸缘相对直径dp/d,由表3-27 (或表3-32) 的一次拉深所达到的最大相对高度hi/d1,检查能否一次拉深成。
如果制件的h/d (分别指图样上的制件高度h和直径d)小于或等于表列数值(即h/d≤h1/d1),则可一次拉深出来。
如制件的h/d大于表列数值(即h/d>h1/d1, d≠d1),则需多次拉深,应由表3-26(或表3-29)试选首次拉深系数m1,并求得首次拉深直径d1。
②根据d1计算h1,检查h1/d1是否满足表3-27 (或表3-32)所列数值。
如果h1/d1小于表3-27 (或表3-32)中所列数值,d1就可以作为首次拉深直径。
如果h1/d1大于表3-27 (或表3-32)中所列数值,则需由表3-26 (或表3-29)中另选首次拉深系数m1,直到所确定的d1、h1及h1/d1值小于表3-27 (或表3-32)中所规定的最大相对高度为止。
(6)计算拉深次数
①无工艺切口整带料连续拉深次数确定从表 3-26、表3-28中查出拉深系数
m1、m2、m3初步计算出d1=m1D、d2=m2d1、ds=m3d2至dn≤d,从而求出所需拉深次数。
②带料有工艺切口连续拉深次数确定从表3-27~ 表3-32中可查出d1=m1D、d2=m2d1、d3=m3d2......至dn≤d,从而求出所需的拉深次数。
③调整各次拉深系数拉深次数必须取接近计算结果的整数,使最后一次拉深(工序)的变形程度为最小。为使各次拉深变形程度分配合理,确定拉深次数后,需将拉深系数进行合理化调整。一般不必力求减少拉深次数,因为它并不反映生产率的提高,大多数情况下常调整拉深系数而增多一些工序。
④重新计算各次拉深直径d1、d2、d3... 和计算拉深件高度h1、h2、h...,,并相应确定中间各工序的各次拉深圆角半径等(见后面介绍)。
(7) 校核第一次拉深的相对高度
最终确定的h1/d1< [h1/d1]为合理,许用的[h1/d1] 查表3-27和表3-32。
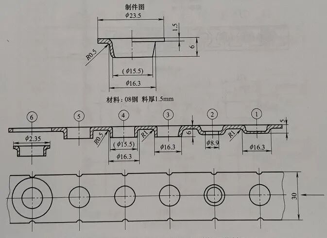
(8)绘制连续拉深工序(排样)图
这里选编了部分连续拉深工序(排样)图(图3-65~图3-73)。
连续拉深的各 次拉深直径的计算
连续拉深的各次拉深直径,与单工序拉深直径的计算方法一一样,即某次拉深直径等于该次拉深系数与前一次拉深直径的乘积,即各次拉深直径为
d1=m1D
d2=m2d1
。。 。 (3-2)
dn=mndn-1
式中 D——已考虑切边余量的制件实际毛坯直径,mm;
d1, d2,..,dn——各次半成品的直径,mm;
m1,m2,。。。mn——各次拉深系数。
(文章转载于网络,仅供学习分享,如侵权,请联系删除)
现在很多学习模具设计的小伙伴越来越多,很多人问我有没有资料扫下面添加领取资料,和学习视频课程
工程师必备
- 项目客服
- 培训客服
- 平台客服
TOP




















