天然气掺氢输送技术发展现状及前景
2022年3月9日 17:36氢能获取途径多、应用领域广,可以通过灵活的能源形式转换促进多能互补能源供应系统的建设,也是实现中国2060年“碳中和”远景目标的重要抓手。在国家和地方政策推动下,中国氢能产业已初具规模。截至2020年,已建成加氢站110余座,运营燃料电池汽车7000多辆。在产业快速发展的同时,国家顶层设计不明晰、多项核心关键技术缺失、配套装备制造能力不足、产业链成本居高不下等问题逐步显现。其中,氢气储运成本约占“制、储、运、加”各个环节总成本的30%~40%,已成为制约产业规模化发展的主要瓶颈之一。
氢气运输方式主要有气态储运(长管拖车、管道)、液氢储运、有机液体储运等,其中管道运输是大规模远距离运输中成本最低、最具发展潜力的一种方式。纯氢管道建设和运营成本高,可考虑利用现有的天然气管网掺入氢气输送,输送至终端分离或直接燃烧,降低氢气运输成本。直接燃烧可改善燃烧特性,减少温室气体排放,是促进氢能产业规模推广的重要途径之一,但目前仍存在技术机理不明晰、安全风险高和大众认知度低等问题。
1 天然气管道掺氢输送技术研究现状
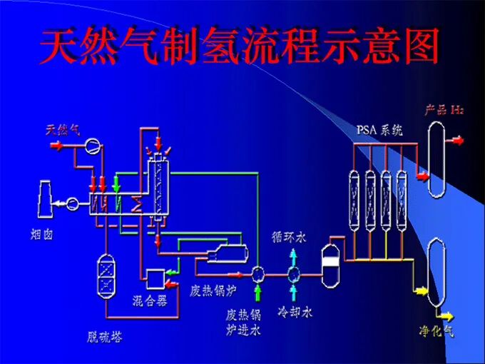
天然气和氢气在物性上具有一定的相似性,其压缩、储存、管输、燃烧等基础设施对氢气均有适应性,这为开展天然气掺氢输送奠定了良好的基础。天然气管道掺氢输送如图1所示。
生产的氢气按一定比例注入天然气管网,掺氢天然气可直接输送给工厂、居民和商业用户使用,或者经过分离提纯后供应至工厂、加氢站等地。
图1天然气管道掺氢输送示意
1.1 管道设施对氢气的适应性分析
输气管道及配套基础设施对氢气的适应性是决定能否掺氢和掺氢比例的重要因素。受气体物性差异、管道材质特性、掺氢比和外部环境等影响,氢气掺入天然气管道后容易产生氢脆、渗透和泄漏等风险。管道钢级越高越容易受氢气影响,X80、X70比X60更易发生氢致开裂。氢气压力、纯净度、环境温度、管道强度水平、变形速率、微观组织等因素均会影响氢气对管道的损伤程度,低强度钢,如:API5LA、API5LB、X42和X46等,适合加氢天然气的输送。氢气浓度低于50%时,管道不易发生严重断裂;管输压力低于2MPa时,管道不易在缺陷处发生氢致裂纹扩展。氢脆问题不仅取决于管材本身,同时与管道的服役状况有关。
如果在之前的服役中,管道内压力起伏波动较大,管道可能会产生疲劳损伤,会增大发生氢脆的概率。浙江大学通过实验获取了不同掺氢比的X70、X80管道钢的力学性能,研究了含氢天然气环境中管道钢性能劣化规律、疲劳寿命和断裂安全评估等,发现高压含氢天然气环境中管道钢的疲劳裂纹扩展速率比不含氢环境中的约提高一个数量级,掺氢后X80管道疲劳寿命显著降低,不掺氢管道的疲劳寿命是掺氢比为50%管道的22.8倍。
一般来说,管道钢等级越高、服役年限越长,氢脆敏感性越大,承受氢气掺混量越小。因此,在对天然气管道进行掺氢输送时,需针对管道基础设施进行整体的适应性分析与评价。中国学者张小强等结合国内外最新研究成果及标准规范,制定了管材适应性分析的具体步骤:当氢气浓度小于10%时,可参照CGAG—5.6—2005(Reaffirmed 2013)《Hydrogen Pipeline Systems》进行分析,如果管道钢级低于X52(包含X52),则该天然气管道可用于输送氢气浓度小于10%的混合天然气;当氢气浓度大于、等于10%时,可依据ASMEB31.12—2014《氢气管道和管线》进行分析,此时需综合考虑钢级、输送压力、杂质元素和管道韧性等条件,确定用于掺氢输送的天然气管道是否能够适应,或者需要采取的相应措施。
现在管道掺氢的相容性研究主要集中在天然气长输管道。由于输配管网管材多为低强度钢管、球墨铸铁管和聚乙烯管,且管道运行压力通常低于1MPa,发生氢损伤的风险较低,故对城市输配管网的相容性一般不考虑。但是目前的研究未考虑H2S、CO、CO2等组分对掺氢的协同影响,中国缺少管材在掺氢条件下的力学性能基础数据库,尚未明确掺氢比、运行压力对管材氢损伤的定量关系,这也导致管道掺氢在标准法规方面缺少重要支撑。
在天然气中掺入氢气后不仅影响输送管道,压缩机、管道阀门、流量计等管道沿线部件同样面临氢脆、泄漏等安全风险。德国燃气与水工业协会对天然气基础设施的耐氢性进行了实验,从“交通运输”到终端“利用”各环节的耐氢性如图2所示,整个输配环节可承受的掺氢比例相对较高。压缩机领域,离心压缩机的动力机构会和氢气直接接触,叶轮旋转速度和材料强度受掺氢影响很大,因此,长距离高压管道掺氢输送应当优先选择往复式压缩机。
图2天然气基础设施部件的耐氢性
1.2 终端氢气分离技术
输送至终端的混氢天然气可将其中的氢气分离后使用,但是整体经济性有待提升。目前常用的氢气分离方法有吸附、气体离心机、膜分离、变压吸附和电化学氢分离等5种方法,其原理和优缺点如表1所示。其中,变压吸附和膜分离是应用最为广泛的两种方法,如:炼厂富产氢提纯多采用变压吸附方式。
燕山石化公司采用变压吸附法,建设了一套炼厂副产氢提纯生产燃料电池用氢气装置,设计氢气产量在标况下为2000m3/h,用于满足北京市氢燃料电池汽车对低成本氢气的需求。受中国掺氢输送技术尚处于起步阶段和氢气分离成本较高等因素影响,目前中国尚无掺氢输送后再分离使用的示范项目。
表1氢气分离方法的原理及优缺点
1.3掺氢燃烧技术
由天然气管道掺氢输送至终端的掺氢天然气可直接供应终端用户使用,涉及的问题主要有燃气具适用性、气体热值降低等。
研究表明,家用燃气具对掺入一定比例氢气的燃气具有较好的适应性。中国居民使用的燃气具是以12T基准气为标准设计的,掺氢燃烧时燃气具的燃烧工况将发生变化,进而影响燃烧性能。掺氢后燃气热值降低,氢气体积热值(13MJ/m3)约是天然气(38MJ/m3)的1/3,随着混氢比增加,燃料热值下降。当混氢比小于27%时,混合气体符合二、三类天然气的热值标准(热值大于等于31.4MJ/m3)。
中国学者采用德尔布指数法、韦弗指数法、高沃泊指数与高热值法,分别对不同掺氢比的天然气燃烧特性进行评估、分析发现:随着混合气体中氢气体积分数的增加,燃具的热负荷下降,燃气的火焰传播速度急剧增大,燃具发生回火的风险增大。氢气的体积分数依据沃泊指数和高位热值判定小于27%、依据德尔布指数法判定小于24%、依据韦弗指数法判定小于13%时,对下游用户影响较小。研究发现:在天然气中加入氢气的比例小于23%时,燃气热值虽然降低,但燃烧状态稳定,几乎不产生离焰、黄焰、回火和不完全燃烧等情况,满足城镇燃气12T基准气的相关技术指标要求。由于各地区天然气的组分不一、燃气互换性的判定方法多样,所以测算的掺氢比例上限尚未有统一的定论。
掺氢天然气也可直接用于天然气内燃机和工业燃气轮机。氢气与天然气相比,具有火焰传播速率快、点火能量低和稀燃能力强等优点。氢气按一定比例混入传统的天然气内燃机中,可提高火焰传播速率和稀燃能力,从而提升发动机的热效率,降低碳排放。在预燃室式大功率中速天然气发动机中掺入10%的氢气,状态达到最佳,指示热效率提高约1%,碳氢化合物的总量降低80%,CO排放降低70%,NOx(氮氧化物)排放增加到60%,由于是稀薄燃烧,NOx排放仍处于较低水平。
清华大学汽车安全与节能国家重点实验室研究发现:在CNG汽车燃料中掺氢可以增加燃料性能和稳定性,当掺氢比为20%时效果最佳;天然气掺氢混合燃料汽车(HCNG汽车)的碳氢化合物、CO和甲烷等排放物明显减少,其研制的HCNG重型客车已在中国开展了多个示范项目。此外,F级重型燃气轮机在掺氢比为10%~20%时,可以实现安全和稳定燃烧,并满足排放的要求。
目前中国的城市燃气以体积进行计量,工业副产氢的价格(0.9~1.45元/m3)低于等体积天然气门站的价格(1.8~3元/m3),若直接将工业副产氢掺混输送至城市燃气管网,具备一定的经济性。未来随着国家油气管网设施的开放和天然气热值计量条件的日益完善,热值计量势在必行,而氢气的体积热值约为天然气的1/3,当氢气价格降低至0.6~1元/m3时,氢气掺入燃气管网具备商业价值。
综合而言,现阶段在有大量工业副产氢但无更好的消纳市场的情况下,可以考虑掺混天然气燃烧,但是由于掺氢后燃料热值降低、安全风险增大等因素,终端用户接受度不高,所以短期内仍以实验研究和试点示范为主。
1.4 氢安全
天然气掺氢后可能引起泄漏速率加快、可燃范围增大和燃烧速率加快等问题,面对更高的泄漏、燃烧和爆炸等危险,目前中国对氢安全机理、燃爆模型建立等研究尚处于起步阶段。
活泼的氢气掺入天然气,增加了氢脆、氢气渗透和对燃气表及燃具腐蚀的风险。掺氢天然气泄漏在本质上与天然气的泄漏类似。Naturalhy项目通过在民用房内进行掺氢天然气的泄漏试验,发现:掺氢会增大气体的泄漏速率,掺氢比例小于50%时气体积聚浓度会略微升高,但是当掺氢比例大于50%时气体积聚浓度会显著增加。Messaoudani等对掺氢天然气管网的安全风险进行了综合评价,指出:氢的掺入会使输送的混合气体点火能量降低、泄漏速率加快、可燃范围增大,随着掺氢比例的增加,泄漏、燃爆的危险相应增加。
赵永志等发现:掺氢泄漏的规律在不同的泄漏方式(正常渗漏与积聚、意外泄漏与扩散)中表现不同,受掺氢比例和材料影响较大。Lowesmith等对掺氢混合物的燃烧与爆炸风险进行了研究,结果表明:混合气体在开放空间剧烈燃烧,当掺氢比例大于等于20%时会出现明显的超压,当掺氢比例大于等于40%时爆燃转变为爆轰的风险较高。有学者针对氢气的泄漏、爆燃建立了不同的预测模型,但是这些模型都是基于特定条件下特定的氢气浓度建立的,而且目前各家各户的设备使用情况不一,因此,多数研究不具普适性,尚未形成统一的判断。对此,有必要开发针对不同掺氢比例的安全预测模型,加大实验研究的系统性和全面性。
2 天然气管道掺氢输送应用现状
国外开展了多个天然气管网掺氢试验示范项目(见表2),主要研究不同掺氢比例对天然气输配基础设施及终端设备的影响、掺氢天然气的储存及监测等。加拿大、美国和西欧地区的应用显示:将3%~5%氢气混合到天然气中,对锅炉和煤气灶等最终使用设备几乎没有影响。荷兰Ameland地区14栋楼宇的燃气中混入20%的氢气,截止目前尚未发现安全问题。
国外掺氢输送项目终端的应用场景多为民用灶具,目前已验证下游设备对氢气的适应性较好,这主要是由于国外干线管网大多为低碳钢,耐氢脆性较高。中国干线长输管网大多采用的X70、X80高钢级管材,长距离掺氢输送风险较大,可以考虑根据实际情况在低压、低钢级支线管网中开展混氢输送实践。
表2天然气管道掺氢输送示范项目
虽然国外开展掺氢输送的研究较早,关于纯氢管道建设的相关标准较为成熟,如:美国机械工程师协会的ASMEB31.12—2019《氢气管道和管线》(压力管道规范)、欧洲压缩气体协会的CGAG—5.6—2005(Reaffirmed 2013)《Hydrogen Pipeline Systems》等,但目前尚未发布专门针对天然气管道掺氢输送的技术标准规范。中国发布的GB/T37124—2018《进入天然气长输管道的气体质量要求》中明确氢气的摩尔分数不超过3%,但这是针对管输气体质量的要求,氢气管道输送或管道掺氢输送的标准依旧处于空白。随着整个产业发展对标准的需求日益突出,各行业组织正在加快制定纯氢及掺氢相关标准,团体标准《天然气掺氢混气站技术规程》已在制定中,《氢气输送工业管道技术规程》和《城镇民用氢气输配系统工程技术规程》等相关标准也在酝酿中。
3 中国天然气掺氢输送发展前景展望
全球可再生能源的迅猛发展和电动汽车产业的兴起,一定程度上提高了市场对于氢能产业的信心和预期,中国对氢能产业的重视程度也逐步提升。2019年氢能首次写入《政府工作报告》。2020年9月21日,财政部等五部委发布了《关于开展燃料电池汽车示范应用的通知》,采取“以奖代补”方式对燃料电池汽车示范应用给予支持政策。2021年2月1日,科技部发布了关于“十四五”国家重点研发计划“氢能技术”重点专项,计划到2025年实现中国氢能技术研发水平进入国际先进行列。
与重新修建纯氢管道相比,天然气管道掺氢具有经济可行性高、投资成本低、接触终端客户多、未来商业化推广相对容易等特点。未来,随着掺氢混输和掺氢分离技术的成熟、可再生能源快速发展、东部等发达地区氢气需求增长,利用西北地区廉价的电力资源制取氢气,掺入天然气管道,有望实现氢气的大规模输送,有助于解决中国能源地域分布不均等问题,促进氢能产业大规模快速发展。
在天然气终端消费分类中,城市燃气和工业用气占据70%以上,且呈现较快上升趋势。石油公司拥有管理和实施大型项目、控制项目风险的经验,具备将新技术与现有基础设施进行集成的能力,可以考虑在资源和市场条件具备的地区,将氢气掺入低钢级支线管网中,向民用燃气、工业锅炉以及CNG汽车提供混氢天然气,降低燃气碳排放,有助于中国居民和工业用气深度脱碳,具有广阔的发展前景。
4 结论与建议
天然气管道掺氢输送在氢能产业化发展中具有重要的推广价值,但现阶段仍存在安全隐患不明晰、改造成本高、短期效益低、标准规范缺乏、企业参与度不高等问题。为促进天然气掺氢输送技术在中国的发展,按照“政策支持—技术研究—实验示范/标准制定—推广应用”的思路,提出以下建议:
一是加强国家科技政策引导,开展核心技术攻关。目前天然气掺氢输送面临的最大问题是掺混输送的安全性和可靠性研究不足。建议在国家科技攻关项目规划中加强引导,鼓励对掺氢后管道相容性、氢脆机理等关键核心技术开展研究,全面评估利用现有天然气管道输送掺氢天然气的风险及控制措施,建立掺氢天然气管道输送的完整技术管理体系。
二是积极开展实验研究和项目示范,完善掺氢天然气管材的力学性能基础数据库。中国缺乏掺氢天然气条件的管材力学性能基础数据库,对不同掺氢比的管材和其他关键输送设备的典型材料力学性能劣化规律研究不足。建议进一步加强实验研究和试验示范,明确不同材料的掺氢比与管道压力等之间的定量关系。中国石油天然气集团有限公司、中国石油化工集团有限公司等大型石油企业可结合支线管网基础设施、管道运维经验、市场用户等一体化优势,率先开展探索管道掺氢的实验研究和应用示范,在氢能储运“卡脖子”技术攻关中发挥国家队作用。
三是加强标准制定,促进产业规范化健康发展。目前由于管道建设、改造、设计和施工及管道运营的安全规范等标准规范的缺乏,严重制约了天然气管道掺氢输送技术的发展。随着技术攻关和实验示范的开展,建议各行业通力合作,从团体标准开始,逐步形成适应中国天然气管道现状的掺氢输送标准体系,引导产业健康、有序发展。
工程师必备
- 项目客服
- 培训客服
- 平台客服
TOP




















