详解:PCB全厂智能中央供药及配药系统
2020年12月30日 14:40【维文信PCBworld】中央供药及配药系统(Centers Chemicals Supply and Dispensing control ,简称CDC)是一个自动化、精准、安全可靠的药水供药及配送系统。该系统配药精准,无需人员接触强腐蚀性药水,输送药水过程安全可靠,且保证无间断的供应药水。
简而言之,该系统是一个安全、可靠、稳定的药水储存、输送、配药、添加系统。此外,中央供药及配药系统还能节省人力和物料资源,同时确保PCB生产车间环境空气质量。
中央供药及配药系统主要包含子系统有:
中央供药系统流程
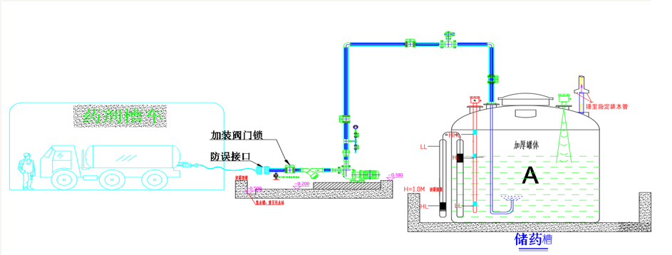
泵浦恒压供药
(客户案例示意)
重力流供药
(客户案例示意)
重力流供药(二次储存)
(客户案例示意)
主要药水性能及用量
以建筑面积为10万平方米的PCB厂为例
为什么要做中央供药及配药系统?
安全生产
在PCB生产中,化学品渗漏、泄漏导致环境污染,或人员因药水灼伤等安全事故屡见不鲜。
杜绝员工用手去搬药、抬药、倒药引发的安全事故。
危化品集中规划与管制。
高效环保
改变效率低下的搬抬加药方式,减少加药操作时间和工作强度,同时也降低因药水滴漏、挥发产生的环境污染。
精确添加、科学计量、用药可追溯
从槽车卸药、进罐储存到输送给每条生产线,我们可以精确知道每种药水的余量、每道工艺的用药量,可监可控。
卸药系统
槽车卸药部分主要由卸药输送泵、输送管道及对应控制电路组成,其主要功能是将槽车合格药水安全输送至储存罐。
卸药流程:槽车药水--驳接口对接—取样化验—化验合格打开输送泵进药阀门—启动输送泵。
卸药3道安全防呆关卡
储存系统
化学品库储存系统主要设备有储罐、储罐液位探测、联通管道等,如何确保药剂存储环境良好、事故防护措施齐全是该系统的设计重点,难点。
01
容器的选用注意事项
根据药水特性选择罐体材质,硝酸储罐采用SUS316L材质,其余药水罐采用PE材质,其中双氧水、退锡水、盐酸等药水见光易分解,禁止使用透明的PE储罐。
PE储罐采用强防腐抱箍(不锈钢加外衬PE塑料全包)
02
卸药管“U形设计”、防虹吸
槽车卸药管道不能直管插入储罐,需设计有朝上U型弯。避免药水直接撞击罐底,同时减少冲开罐底沉淀杂质。
槽车卸药管道应在最高液位上端开有排气孔,防止药罐发生虹吸现象。
03
抽风管的设计要点:只抽跑出来的气体
输送系统
输送系统主要是输送泵、双层管道、阀门及相应的控制部分组成。
01
输送泵的选型
基本条件:流量、扬程、压力。
考虑因素:耐腐蚀、抗氧化、耐磨损、防空转、低噪声、低振动
02
高压泄压报警
输药泵设置机械泄压阀和安全阀,当达到设定的管道警戒压力时,泄压阀自动打开,高压报警启动。
天花上铺设效果
产线旁铺设效果
◆外层管道设有泄漏报警器,输送管道正常需设坡度铺设,方便泄漏排药水。
◆遇到伸缩缝或直管道长度达50米以上时,需设计有U型弯,避免管道正常形变产生拉裂现象。
管道铺设禁区
配药加药系统一般由手动阀、电动阀、气动阀、流量计及操作面板等器件组合形成,一般设有主管路和应急旁通。
中央监控系统的主要设备是PLC、触摸屏、上位主机、服务器、操作系统、末端传感器、执行器等器件组成。它是连接整个系统,使整个中央供药系统达到安全、稳定、智能运作的自动控制系统。
其主要将系统实现自动供药加药控制,对化学品库、卸药区、车间生产线、管网泄露点、泵浦、阀门开关的状态进行监控,异常信号报警、应急动作、数据储存汇总等功能。
01
智能监控
系统中每个组成的运作情况、状态都可以通过监控实时了解,控制。
02
安全加药
通过人机界面交换及程度设定,能安全指导员工按正确流程操作每一次加药,并自动添加。减少误操作,达到安全加药的目的。
03
计量统计
通过自动计量,将数据统计并生成报表,让生产部清晰了解每月药水用量,分析用药量的差异,提高管理水平。
04
自动报警
通过报警条件的设定,能让管理者快速掌握运行过程中出现的异常情况,具体位置,快速处理故障。
总 结
◆生产加药操作更安全,更轻松,更高效。
实现:一键开缸、一键配药、一键加药、一键保养
◆加药配药可预控、可管理、可追溯。
大流量小流量均能实现精准添加、精准配药、加药记录可查可管
◆化学品库规划更规范,管理更科学。
化学品库规划更安全、合理、环保事故达到可控预防
◆车间空间更大、更环保、更安全
中央供药直接进入生产线、取消产线附槽
建立更安全、更环保、更节能高效的PCB工厂!
部份客户代表(排名不分先后)
中科机电简介
东莞市中科机电安装工程有限公司成立于2007年,位于东莞市南城区国信大厦6楼,是一家专业服务于线路板制造商(下称“PCB”)的机电工程服务供应商。专注于PCB中央供药配药工程、PCB环保工程、PCB厂房高低压配电工程、PCB恒温恒湿洁净空调工程、PCB中央空调系统工程、PCB空压系统工程的设计及安装;PCB新建工程节能、监理、顾问的工程服务商。
公司秉承“专业、科学、务实”的服务精神,凭借多年PCB机电工程技术经验积累及创新,长期服务于东莞生益电子、吉安生益电子、东莞美维电路、广州美维电子、江门崇达、深圳崇达、珠海方正、博敏电子、明阳电路、生益科技、广州添利电子、日资江西技研新阳、深南电路、依利安达集团、深联电路、中山皆利士等国内知名企业,为客户提供安全、专业、节能、经济的工程解决方案和服务。
更多关于PCB全厂智能中央供药及配药系统的技术问题,请咨询中科机电陈先生(13926044911)。
文章内容由中科机电提供,未经许可,请勿转载!
工程师必备
- 项目客服
- 培训客服
- 平台客服
TOP




















