青岛炼化│苯乙烯装置聚合问题分析与对策
2021年6月8日 13:23关键词 | 苯乙烯装置 聚合问题 对策
共 1722 字 | 建议阅读时间 8 分钟
青岛炼化乙苯-苯乙烯联合装置于2011年8月建成投产,其中乙苯单元采用中国石化自主知识产权的SGEB气相法干气制乙苯技术,苯乙烯单元采用两级负压绝热乙苯脱氢制苯乙烯技术,催化剂采用中国石化催化剂有限公司上海分公司生产的GS-11催化剂。工艺生产流程主要由脱氢反应、油水分离和凝液汽提、尾气压缩和吸收、苯乙烯精馏、罐区以及其他辅助系统构成。2015年6月和2019年5月装置按计划停工检修,满足“四年一修”的目标。经过两个运行周期,苯乙烯聚合问题日趋明显,造成较高的物耗及能耗。对装置聚合问题严重的设备及区域进行分析,提出相应的对策,保障装置的长周期平稳运行。
苯乙烯聚合机理
由于结构的特殊性,苯乙烯的化学性质非常活泼,在受热或自由基引发剂存在的条件下,苯乙烯自聚生成聚苯乙烯。在聚合反应的前期阶段,反应速度是温度的指数函数。经过前期的快速反应后,反应速度降低,当90%的单体聚合后,反应速度非常慢。
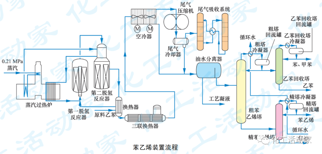
装置流程
见下图。
反应冷却系统
①苯乙烯反应器出口三联换热器
三联换热器的作用是将反应产物由650℃左右降至120℃,同时产生低压蒸汽。在换热器管束间存在一定的死区,容易造成苯乙烯聚合。第2个运行周期出现过一次停电事故,公用工程介质停供,导致换热器压差快速增长。利用正压生产的机会对换热器管束低点进行现场排放,发现堵塞严重,疏通后排放出黏稠状聚合物,说明苯乙烯易在此处发生聚合。两次检修均从三联换热器中间人孔清理出大量聚合物,见下图。
②空冷器
空冷器管束为人字形斜顶结构,共有8台风机。每台风机对应4片管束,每片管束端部集合管有2路进料与2路出料。物料由上部经1个45°弯头和3个90°弯头进入管束。运行期间巡检发现管束出口温度相差较大,判断空冷器管束出现偏流。监测出口弯头处温度,经过一段时间观察,空冷器入口温度在60℃左右,出口物料最高温度为53.5℃,最低温度为13.0℃,说明偏流严重,部分管束堵塞。装置运行末期正值春夏季,空冷器冷却能力严重不足,只能通过高温时降量、夜间低温时提量的方式维持生产。检修时将空冷器拆下清理,发现管箱内存在大量爆米花状聚合物,管束也被聚合物堵塞难以清理,见下图。
更换部分空冷器管束,运行半年后又出现偏流现象。空冷器管束内的部分聚合物被带到油水分离器,检修时发现油水分离器内有大量聚合物,难以清理。
尾气压缩机出口管线
乙苯脱氢反应由尾气压缩机(K-301)维持负压操作,反应产生的尾气中含有苯乙烯,经K-301压缩升温升压后,苯乙烯聚合反应加速。装置首次开工后仅2年多,就出现K-301出口压力快速上涨的现象。清理脱氢尾气至加热炉燃烧器火嘴部分,对降低K-301出口压力的效果不甚明显。现场测定压力,发现压力降主要集中在K-301出口至尾气冷却器(E-310)区域。为保护机组,2014年5月、11月两次局部停工,处理K-301出口管线及E-310的聚合问题。装置运行后期,降低负荷以维持生产。K-301出口管线及管束堵塞情况分别见下图。
精馏系统
粗塔冷凝器(E-402)与精塔冷凝器(E-410)循环水设计为串联流程。循环冷水经E-410换热后导致E-402入口循环水温度较高,最高超过50℃,造成管束结垢。结垢后循环水流速降低,又加剧了结垢,随着装置运行时间的增加,结垢现象越来越明显。装置运行至第3年,精馏系统冷却负荷不足,导致粗苯乙烯塔(C-401)塔顶压力上升。为确保该塔的分离精度,采取提高塔底温度、加大回流的方式调整操作。高温高压的操作条件促进聚合反应的发生,塔内聚合现象严重。塔底组分中聚合物含量增加,造成塔内局部区域及管线、机泵入口堵塞,塔釜内人孔聚合情况见下图。
由图片可以看出,塔釜存在严重的聚合现象。
反应冷却系统
① 加强生产监控,减少生产波动,及时根据压差等数据判断换热器的堵塞情况。
②正常生产时,确保0.04MPa吹扫蒸汽正常投用。为了保证死区有过量的蒸汽,部分吹扫蒸汽改为0.35MPa。正压生产时,将吹扫蒸汽由0.04MPa蒸汽改为0.35MPa蒸汽。
空冷器
①正常生产时,确保乙苯冲洗正常投用,并根据生产运行周期及系统内负压情况加大乙苯冲洗量。
②定时测定空冷器出、入口温度,定期切换运行风机,保证冷却效果的同时减少偏流现象。
③采用膨胀节作为空冷器入口管线,见下图,减少弯头数量,降低苯乙烯聚合风险,效果很好。
K-301出口管线
①第1次大检修时,K-301入口管线增加冷冻水换热器,进一步冷却尾气,降低K-301入口温度,从而降低出口温度,减少聚合。经过第2个运行周期的观察,K-301的出口压力及温度明显降低,在满负荷状态下K-301可以满足生产要求,运行平稳,大大减少了K-301出口管线的聚合现象。
②K-301出口增加分液罐,同时在该分液罐出口管线上增加过滤器。定期清理过滤器内聚合物,避免聚合物在管线及后续系统内聚集引起憋压,确保K-301的安全、稳定、长周期运行。
精馏系统
①正常生产时,加强监控,及时关注C-401塔底、精苯乙烯塔(C-403)塔顶聚合物及阻聚剂的含量,及时调整阻聚剂的加注量。
②第2次大检修期间,将E-402与E-410由串联改为并联,增加循环水流速,减少结垢,更换E-402,提高了冷却效果。开工后半年以来运行平稳,各项指标均优于设计值。
③两次大检修发现C-401的内人孔盖较难拆卸,均是因为内部的苯乙烯聚合物黏住人孔盖板。第2次检修时,将C-401的内人孔盖钻孔,防止形成死区。
更多培训信息请加微信 ▶
◀ 姜老师 18842804820
本日文末福利:《塑料工程手册-苯乙烯系树脂》
文末资料领取关键词:苯乙烯树脂
将上面红色的领取关键词,输入到“化工活动家”公众号对话框内,即可弹出相应的下载链接!
PPT│某炼化企业裂解汽油加氢装置循环氢压缩机润滑油系统简介
涨知识│什么是泵的最小流量阀?
某炼化一体化企业柴油加氢裂化装置流程、操作及技术特点培训课件,精品!
张建国老师:浅议SIS的安全完整性管理
大庆石化PPT│大庆石化炼油厂常减压蒸馏装置技术培训
仪表位号字母含义你都清楚吗?该如何对一个回路中的仪表进行命名?
独山子石化│储运联合车间乙烯罐区的风险评价与安全管理
涨知识│汽轮机最多可以超多少负荷运行?
芳烃重整必读│连续重整催化剂种类、功能及优势分析
浙江石化连续重整装置首次开车、首次标定与问题分析,绝对的干货!
沈鼓PPT│沈鼓集团LNG离心压缩机组交流课件,内容非常丰富!
石油化工装置中仪表电缆选型的若干问题深度解析
中石化宁波工程有限公司专家解读:丙烷脱氢(PDH)工程经验介绍
惠生工程PPT│乙烯装置流程及主要设备裂解炉技术介绍
劣质重油/渣油加工路线、工艺技术及未来发展趋势,一次性讲透!
关于(苏州市)举办“Aspen Plus与化工流程模拟培训班(中、高级)”的通知
HAZOP与LOPA技术在常减压装置的应用,步骤非常详细!
PPT│化工行业磁力泵专题培训课件,透彻解读磁力泵!
煤制乙二醇,竞争力究竟几何?
涨知识│精馏塔的工艺参数如何调节?
素材来源:互联网
整理: 化工活动家
转载请联系微信:18842804820
免责声明:所载内容来源互联网等公开渠道,我们对文中观点保持中立,仅供参考,交流之目的。转载的稿件版权归原作者和机构所有,如有侵权,请联系我们删除。
工程师必备
- 项目客服
- 培训客服
- 平台客服
TOP




















