CT端子箱电缆发热故障的危害及预防措施
2021年10月28日 11:54
一、一起CT端子箱电缆发热故障
2021年7月11日,某变电站运行人员进行红外测温时发现35千伏某低压侧CT端子箱内电缆接头发热至133°C,电缆屏蔽地线与箱内二次铜排连接处发热至77°C,端子箱二次接地铜线上电流为38.9A。
断开该开关后,检查发现发热电缆为1-1L电抗器保护CT电缆,电缆接头处外皮有烧融痕迹,保护屏侧电缆接头处无发热。如图1所示。
二、CT端子箱电缆发热故障的原因
检修人员到达现场对发热的电缆进行检查,发现电缆屏蔽地线在二次铜排的连接处有断股现象,导致此处电阻增大而发热。对烧融的电缆外皮进行清理后发现屏蔽地线为焊接在电缆铠层上,而屏蔽层铜箔及铜丝未连接地线。
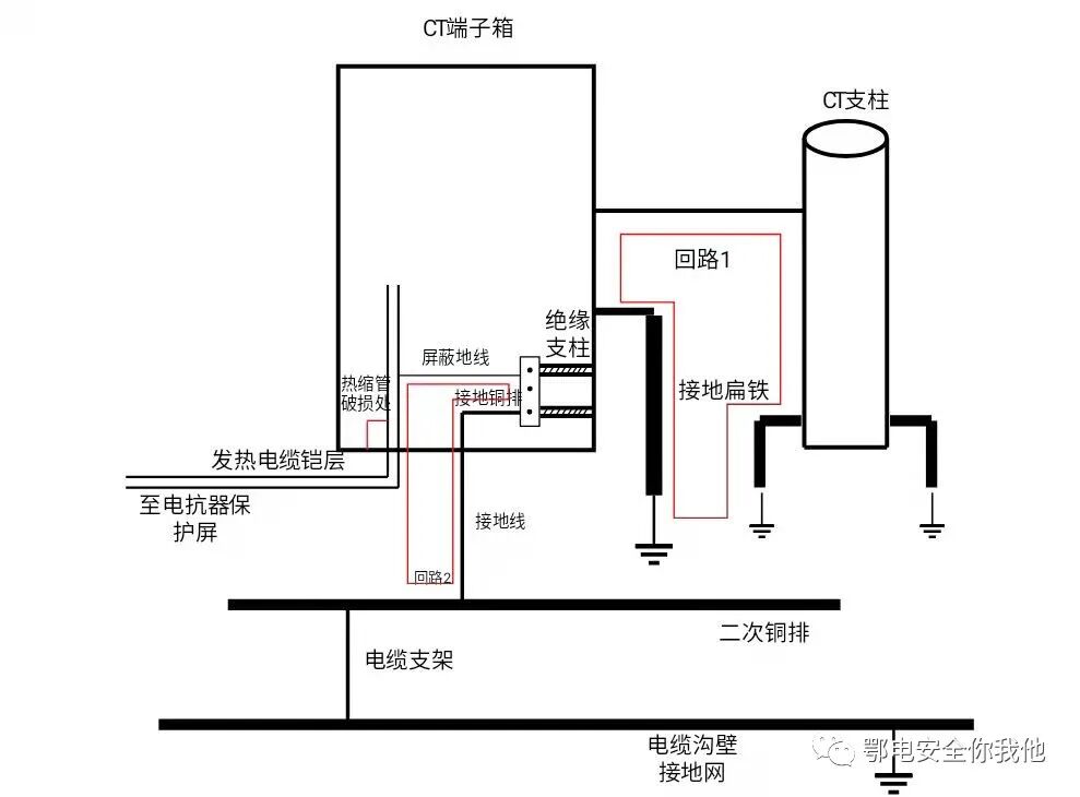
现场对一、二次接地情况进行了检查,端子箱内二次铜排由绝缘支柱固定在箱体上,并经一根截面积为100mm2的接地线接至电缆沟内二次铜排上,沟内二次铜排与一次构架及地网之间均为焊接连接,端子箱体焊接在CT支柱上,且分别经接地扁铁连接至主地网,连接情况如图2所示。
图2 端子箱接地示意图
该站电抗器为三相干式电抗器,正常运行时空间中磁场较大,在地网与箱体接地扁铁构成的环路中会产生感应电流,如图2中回路1所示,投入相邻正常的1-2L电抗器后,测量箱体的接地扁铁上流过电流为13A,端子箱接地线上电流基本为零,说明正常情况下,箱体由于电磁感应会产生感应电势,与主地网之间存在电势差,其所引起的感应电流应通过接地扁铁流入主地网,不应流经二次接地线。
根据发热电缆的发热点进行分析,在对受损电缆接地端烧融外皮进行清理后检查发现,屏蔽地线与电缆铠层焊接处凸起较高,其外侧仅有一层红色热缩套管保护,而接头处又用扎带绑接在箱体构架上,如图1中所示。在长期运行过程中,凸起处持续磨损热缩套管导致热缩管破损,与箱体(即一次地)导通,从而形成经过二次铜排、接地线和铠层的感应电流环路,如图2中回路2所示,并且由于焊接处与箱体未完全短接(热缩管未完全磨破),回路中此处电阻最大,导致感应电流在电缆屏蔽地线与铠层连接处引起发热导致电缆外皮烧融。
三、CT端子箱电缆发热故障的处理
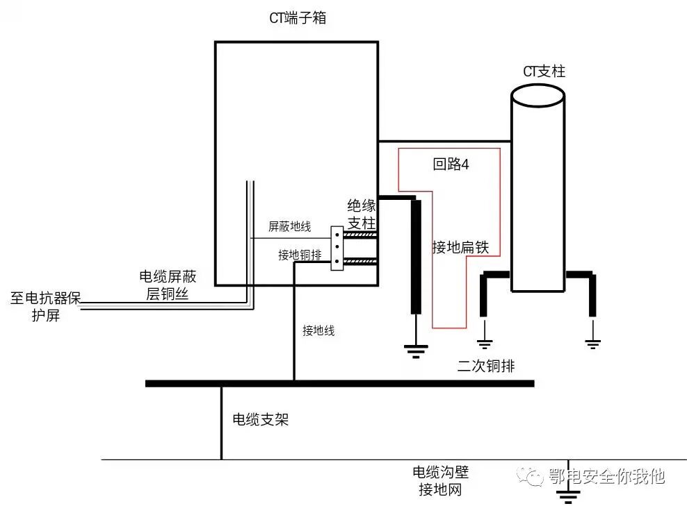
根据上述分析,在清理受损电缆外皮并检查内层绝缘正常后,将屏蔽地线改接至屏蔽层铜丝上,相当于断开回路2,同时在端子箱内增加一根地线将箱体与二次铜排短接,如图3所示。此时,由于一次地与二次地在箱体内和电缆沟内同时存在两个连接点,从而形成了新的感应电流回路3,导致电抗器投入后,在新增的连接地线和端子箱接地线上流过70A的感应电流,而电缆的屏蔽地线上均没有电流流过。
为避免运行时在接地线上长期流过大电流导致产生新的发热点,需要消除因新增连接地线而形成的回路3。去掉新增连接地线后投入电抗器,此时感应电流通道为回路4,测量箱体接地扁铁电流为1.5A,端子箱接地线上电流基本为零,端子箱内最高温度在45℃左右,无新增发热点,故障消除。
图3 增加连接地线
图4 去掉连接地线
投运后每隔一段时间对端子箱内的接地线和电缆的电流和温度进行记录,端子箱接地线的电流始终保持在较低水平,约为0.57A,电缆接地线接头处温度也基本保持稳定,约为45°C左右,端子箱内的各根电缆线屏蔽地线均无电流。接地扁铁的电流也保持在一个较小的数值上。同时,无新增发热点,故障消除。
1. 在新建工程、改造工程中,严格按照电缆接线标准施工,注意施工工艺,尤其要注意电缆接地的规范,保障电缆在运行过程中的不会因为虚接、松动、磨损、接地不良等原因发生故障;
2. 加强对施工人员的技术培训工作,进一步提高施工人员的素质,施工中加强现场施工质量管理工作。
3. 运行中加强红外测温工作和巡视,发现局部温度异常或异常震动声响应引起高度关注。
工程师必备
- 项目客服
- 培训客服
- 平台客服
TOP




















