图文详解 MVR蒸发器机构原理及特点
2021年12月31日 13:58一、MVR工艺介绍
1、MVR原理
MVR是蒸汽机械再压缩技术,(mechanical vapor recompression )的简称。MVR蒸发器是重新利用它自身产生的二次蒸汽的能量,从而减少对外界能源的需求的一项节能技术。
MVR其工作过程是将低温位的蒸汽经压缩机压缩,温度、压力提高,热焓增加,然后进入换热器冷凝,以充分利用蒸汽的潜热。除开车启动外,整个蒸发过程中无需生蒸汽从蒸发器出来的二次蒸汽,经压缩机压缩,压力、温度升高,热焓增加,然后送到蒸发器的加热室当作加热蒸汽使用,使料液维持沸腾状态,而加热蒸汽本身则冷凝成水。这样原来要废弃的蒸汽就得到充分的利用,回收潜热,提高热效率,生蒸汽的经济性相当于多效蒸发的30效。
为使蒸发装置的制造尽可能简单和操作方便,可使用离心式压缩机、罗茨式压缩机。这些机器在1:1.2到1:2压缩比范围内其体积流量较高。
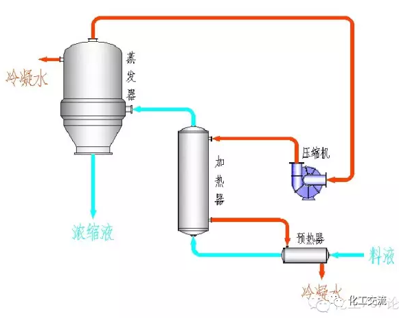
2、MVR工艺流程
系统由单效或双效蒸发器、分离器、压缩机、真空泵、循环泵、操作平台、电器仪表控制柜及阀门、管路等系统组成,结构简单,操作维护方便。
二、蒸发器介绍
1、MVR降膜蒸发器
工作原理:
物料原液从换热器上管箱加入,经过布液器把物料分配到每根换热管内,并且沿着换热管内壁形成均匀的液体膜,管内液体膜在向下流的过程中被壳程的加热蒸汽加热,边向下流动边沸腾并进行蒸发。到换热管底端物料变成浓缩液和二次蒸汽。
浓缩液落入下管箱,二次蒸汽进入气液分离器。在气液分离器中二次蒸汽夹带的液体飞沫被去除,纯净的二次蒸发从分离器中输送到压缩机。压缩机把二次蒸汽压缩后作为加热蒸汽输送到换热器壳程用于蒸发器热源。实现连续蒸发过程。
特点:
1、换热效率高
2、占地面积小
3、物料停留的时间短,不易引起物料变质。
4、适用于较高粘度的物料。
应用范围:
降膜蒸发器适用于MVR蒸发结晶过程预浓缩工序,可以蒸发粘度较大的物料,尤其适用于热敏性物料,但不适用处理有结晶的物料。
2、MVR强制循环蒸发器
工作原理:
强制循环蒸发器由蒸发分离器、换热器和强制循环泵组成。物料在换热器的换热管内被换热管外的蒸汽加热温度升高。在循环泵作用下物料上升到蒸发分离器中,在蒸发分离器内由于物料静压下降使物料发生蒸发。
蒸发产生二次蒸汽从物料中溢出,物料被浓缩产生过饱和而使结晶生长,解除过饱和的物料进入强制循环泵,在循环泵作用下进入换热器,物料如此循环不断蒸发浓缩或浓缩结晶。
晶浆从循环管路中用出料泵输出。蒸发分离器内的二次蒸汽经过蒸发分离器上部的分离和除沫装置净化后输送到压缩机,压缩机把二次蒸汽压缩后输送到换热器壳程用作蒸发器加热蒸汽,实现热能循环连续蒸发。
特点:
1. 传热系数较低;
2. 换热表面不易形成结垢或结晶。
应用范围:
适用于易结垢、产生结晶、高粘度物料蒸发浓缩或蒸发结晶过程。
3、MVR蒸发OSLO结晶器
工作原理:
OSLO蒸发结晶器由OSLO蒸发器、换热器和强制循环泵组成。物料在换热器的换热管内被换热管外的蒸汽加热温度升高。在循环泵作用下物料上升到OSLO蒸发结晶器中,在OSLO蒸发结晶器内由于物料静压下降使物料发生蒸发。
蒸发产生二次蒸汽从物料中溢出,物料被浓缩产生过饱,过饱和溶液在OSLO蒸发结晶器的中心管内下降与溶液中的小结晶充分接触而使结晶进一步生长,成长较大的结晶经过淘析柱淘析把大结晶沉淀到淘析柱下面用晶浆泵输送到稠厚器。较小的结晶在OSLO结晶器中继续成长。
经过澄清的液体被强制循环泵输送到换热器继续加热,物料如此循环不断蒸发浓缩或浓缩结晶。OSLO蒸发结晶器内的二次蒸汽经过分离器上部的分离和除沫装置净化后输送到压缩机,压缩机把二次蒸汽压缩后输送到换热器壳程用作蒸发器加热蒸汽。实现热能循环连续蒸发。
主要特点:
1) 结晶粒度大,粒度均匀
2) 设备体积大,成本高
适用范围:
适用于要求结晶粒度较大的物料生产。
4、MVR蒸发DTB结晶器
工作原理:
DTB型结晶器是一种典型的晶浆内循环结晶器。由于在结晶器设置内导流筒,形成了循环通道,使晶浆具有良好的混合条件,在蒸发结晶中能迅速消除过饱和度,能使溶液的过饱和度处于比较低的水平。
特别适用于溶解度曲线比较陡的产品。DTB型结晶器性能良好,生产强度高,能生产颗粒较大的晶粒,且结晶器内不易结疤。它已经成为连续结晶器的主要形式之一。
主要特点:
生产强度高,结晶颗粒较大,性能稳定。
适用范围:
适用于结晶粒度较大、生产强度较高的物料生产。
三、技术总结
总得来说,mvr蒸发器的技术特点如下:
(1)清洁能源,热效率高,功耗低,无污染。
(2)工业废水“零排放”达到国家排放标准。
(3)待处理物料的适应范围广。
(4)一体多效,节省制造成本。
(5)低温蒸发、常温蒸发(非标,非压力容器设计基础)。
(6)可以连续和间歇出料。
(7)自动化程度高、运行成本低。
(8)体积小,移动性强。
本平台转载文章内容仅供参考,如涉及版权问题,请及时联系将已删除。转载请注明来源。
工程师必备
- 项目客服
- 培训客服
- 平台客服
TOP




















