原创——汽车模安全带滑板前模斜顶结构
2021年6月22日 15:44浏览:2499
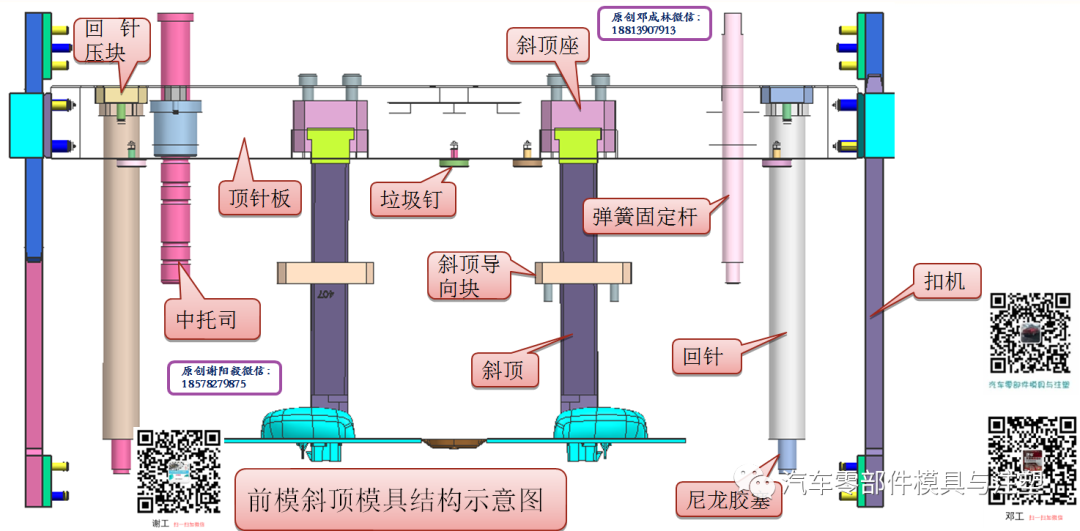
前模斜顶结构相比后模斜顶结构,其顶出及回位结构都有区别,开模时需与前模同步顶出,合模时靠前后模压回。开模控制可以用尼龙胶塞加弹簧的方式,也可用扣机结构控制。合理设置好顶出,导向及复位机构是关键,细节设计更加考验设计人员的功力。
1.汽车安全带滑板产品介绍
2.汽车安全带滑板模具结构介绍
3.前模斜顶结构设计原理剖析
模人官方商城,质量放心,品质保证,资料齐全,详情点击图片进入了解!
点击进入商城↓
4.模具开合模步骤
5.总结
模具扣机结构课时视频介绍
1.模具设计师水平提升的的门槛?
2.模具扣机结构课能学到什么?
如需咨询视频请联系小编:
谢工 QQ:644803033 微信:18128013590
技术邻APP
工程师必备
工程师必备
- 项目客服
- 培训客服
- 平台客服
TOP




















