精馏塔出现“液泛”现象该如何解决?答案在这里
2021年6月17日 15:20关键词 | 精馏塔 液泛 解决方案
共 3211 字 | 建议阅读时间 14 分钟
导 读
液泛,在精馏操作中,常常会遇到液泛。液泛现象相当复杂,液泛速度与两相的流量比和密度差,设备结构和尺寸,以及两相的粘度、表面张力和起泡性等都有关。不恰当的设备结构设计(如填充塔中填料支承板开孔不足,板式塔中降液管太小等),会使设备在运行中容易发生液泛,降低设备的处理能力。
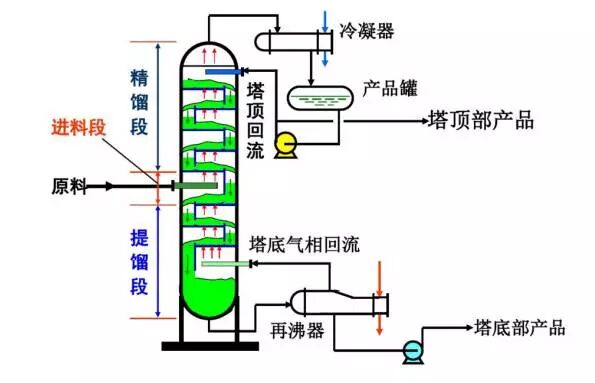
什么是液泛?气、液两相在塔内总体上呈逆行流动,并在塔板上维持适宜的液层高度,气、液两相适宜接触状态,进行接触传质。如果由于某种原因,使得气、液两相流动不畅,使板上液层迅速积累,以致充满整个空间,破坏塔的正常操作,称此现象为液泛。
设备内刚好发生液泛的两相流速称为泛点速度,但通常用连续相的流速来标志。泛点速度是设备通过能力的上限。
液泛特征:液泛开始时,塔的压降急剧上升,效率急剧下降。
造成液泛的原因是什么?影响液泛的因素除气液流量外,还与塔板的结构,特别是塔板间距等参数有关。
液泛的原因可以归为以下几类:
1.再沸器温度控制过高,形成气液共沸。
2.解析塔控制不当,在开车或加减量时波动,进入塔顶的浓酸没有被解析,直接被气流带入HCL总管。
3.塔内填料破裂堵塞气液通道。
4.生产负荷过高,超过解析塔的设计能力。
5.由于蒸汽总网压力波动大,气液严重不平衡。
6.酸泵掉压,或酸管道堵,酸进解析塔的流量顿减,而此时蒸汽还维持着没有变化。
液泛有什么现象?出现液泛时,塔的压差和液位会出现波动:塔压差急剧上升时,塔底液位会下降;而压差突然下降时,液位会猛涨;同时塔的压力也会出现波动;产品纯度会下降。
液泛有什么分类?根据液泛发生原因不同,可分为过量雾沫夹带液泛和降液管液泛两种不同性质的液泛。两种液泛互相影响和关相。其最终现象相同。
过量雾沫夹带液泛:
雾沫夹带造成返混,降低塔板效率。少量夹带不可避免,只有过量的夹带才能引起严重后果。
液沫夹带有两种原因引起,其一是气相在液层中鼓泡,气泡破裂 ,将雾沫弹溅至上一层塔板。可见,增加板间距可减少夹带量。
另一种原因是气相运动是喷射状,将液体分散并可携带一部分液沫流动,此时增加板间距不会奏效。随气速增大,使塔板阻力增大,上层塔板上液层增厚,塔板液流不畅,液层迅速积累,以致充满整个空间,即液泛。
由此原因诱发的液泛为液沫夹带液泛。开始发生液泛时的气速称之为液泛气速。
降液管液泛:
当塔内气、液两相流量较大,导致降液管内阻力及塔板阻力增大时,均会引起降液管液层升高。当降液管内液层高度难以维持塔板上液相畅通时,降液管内液层迅速上升,以致达到上一层塔板,逐渐充满塔板空间,即发生液泛。并称之为降液管内液泛。
根据塔型的不同,液泛可以分为板式塔液泛和吸收塔液泛两大类。
板式精馏塔液泛:
原因:
由于上升蒸汽量太大,造成液相下降阻力增大;进料量增加,处理不过来,造成降液阻力太大;回流量、蒸汽量同时增加,造成了液层增加;塔盘堵塞等原因,造成板式塔液泛。
影响:
液泛降低塔板传质分离效率,影响产品质量,严重时损害设备。
处理措施:
改变塔的操作压力
减少气相的量
减少回流,从而减少塔中的气液相流率
减少处理量,减少进料负荷,降低气液相负荷。
设备问题引起的,应该停车检修 。
吸收操作液泛:
原因:
上升的气相负荷和下降的液相负荷不协调造成——当上升的气相负荷为一定值时,随下降的的液相负的增加,填料层的液膜厚度就越厚,气体上升的阻力就越大,塔的压降就急剧上升,若不及时调整,就会液泛,反之亦是如此.
影响:
分离能力降低
影响正常操作
损坏设备
处理措施:
调节液相负荷或气相负荷,从而降低塔的压力降,使操作恢复正常。若情况严重,应立即停车。
遇到液泛怎么处理?遇到液泛时,我们可以根据造成液泛的原因来做出补救措施。
液泛的原因及处理方法:
进料量太大(气液负荷超过了塔的设计能力,减少进料)。
回流太大(降低回流)。
加热蒸汽压力突然升高,使气相负荷突然增大(通知有关人员平稳操作)。
调整塔釜液位时过快过猛(缓慢调节)。
加热量过大(减少加热量)。
塔釜液位过高(降低塔釜液位)。
塔堵(查明原因,及时处理)。
怎样防止液泛的发生?虽然在精馏操作中,我们常常会遇到液泛现象。有时候,液泛也是可以防止和避免的。
防止出现液泛的措施:
控制适当的液气比;
控制适当的负荷;
保证液体干净,不易发泡;
保证塔板清洁无污。
淹塔:
在精馏过程中,自某块塔板往上液体逐渐积累,以至充满部分塔段,使上升气体受阻,使气、液两相的传质传热过程不能正常进行,这就叫淹塔。
现象:淹塔时会使塔顶温度下降,回流罐液面下降,塔底液面和压力增高。
原因:
1)沉降管堵死。回流液无法下流。开工时铁屑、焊渣等杂物,正常生产中设备腐蚀物的沉积,或者液体中的固体析出,溶液的自聚物,都易引起降液管堵塞。
2)液体量太大,使降液管超负荷。
方法:
1)适当降低进料量和回流量。
2)如设备故障,则停工处理。
雾沫夹带:
雾沫夹带是指板式分馏塔操作中,上升蒸汽从某一层塔板夹带雾状液滴到上一层塔板的现象。
雾沫夹带会使低挥发度液体进入挥发度高的液体内,降低塔板效率。 分馏塔正常操作中,气液相负荷相对稳定。当气液相负荷都过大时,气体通过塔板压降增大,会使降液管中液面高度增加;液相负荷增加时,出口堰上液面高度增加。
当液体充满整个降液管时,上下塔板连成一片,分馏完全被破坏,即出现冲塔。形成塔内气液相负荷过大的因素都可引起冲塔,如原油的处理量、原料性质过轻、原油进塔含水量、塔底吹汽量、进料温度过高、回流中断或分布不均等。
处理:原则是降低气液相负荷,即降低原油处理量,如原油含水大时,即要加强原油脱水,更换原料罐,减小塔底吹汽量,控制炉温,油品颜色变坏时,应及时送去不合格油罐,防止影响合格油品罐的质量,查明原因采取相应措施,尽快恢复生产正常。
冲塔:
冲塔定义:
当汽液相负荷都过大时,气体通过塔板的压降增大,会使降液管中液面高度增加,液相负荷增加时,出口堰上液面高度增加,当液体充满整个降液管时,上下塔板液体连成一片,分馏完全破坏,出现冲塔。
冲塔原因:
形成塔内汽液项符合过大的诸因素,都可引起冲塔,如:原油处理量、原油进塔行水量、塔底吹汽量、塔顶回流量过大等。在塔内塔板结盐或降液管堵塞时汽液相负荷不均匀也会造成产品变颜色。
冲塔现象:
发生冲塔时,因塔内分馏效果变坏,破坏正常的传质传热,致使塔顶温度、压力、侧线馏出口温度、回流温度均上升,塔低液位突然下降,馏出油颜色变黑。
冲塔处理:
处理原则是降低汽液负荷,即降低原油处理量如因原油含水过大造成的冲塔,则要求加强电脱盐的脱水,减小原油中含水量,当处理量过大时,要注意塔底吹汽流量不可过大,塔顶回流应适当。当油品颜色变坏时,应改送不合格罐。冲塔时,产品罐顶瓦斯应立即停止做加热炉燃料,防止汽油随同瓦斯进入加热炉燃烧。
更多培训信息请加微信 ▶
◀ 姜老师 18842804820
本日文末福利:《精馏》
文末资料领取关键词:精馏
将上面红色的领取关键词,输入到“化工活动家”公众号对话框内,即可弹出相应的下载链接!
动设备管理必读:离心式压缩机喘振分析及预防措施
炼化装置安全试车作业流程,这篇文章讲透了!
石科院&洛阳院│全国首套芳烃型移动床轻烃芳构化装置的设计及工业应用
涨知识│什么叫汽轮机惰走?汽轮机正常惰走时间是多少?
大庆石化PPT│大庆石化炼油厂常减压蒸馏装置技术培训
仪表位号字母含义你都清楚吗?该如何对一个回路中的仪表进行命名?
独山子石化│乙烯装置低温甲烷泵机械密封失效原因分析及优化改造
石科院PPT│连续重整装置常见事故判断及处理方法
HAZOP、LOPA和SIL之间有什么联系?它们具体是如何操作的?
浙江石化连续重整装置首次开车、首次标定与问题分析,绝对的干货!
动设备宝典│离心压缩机的控制和保护
2021(南京)有机合成工艺研发及危险反应和中试放大专题培训班
涨知识│阀门上的编号、字母、数字都代表了什么?
中石化宁波工程有限公司专家解读:丙烷脱氢(PDH)工程经验介绍
中石油PPT│某乙烯装置(SW工艺)事故案例分析,值得警示借鉴!
中石油PPT│精馏操作知识应用,从工艺原理到过程控制都讲透!
催化重整和轻烃芳构化两种工艺在芳烃生产领域深度对比分析
PPT│某炼化企业裂解汽油加氢装置循环氢压缩机润滑油系统简介
以镇海炼化POX项目为例,解读炼化工程数字化交付内容与方法
深度解读硫酸烷基化反应器种类、功能及特点
一文教你成为PID识图、制图、工艺流程图设计高手!
素材来源:互联网
整理: 化工活动家
转载请联系微信:18842804820
免责声明:所载内容来源互联网等公开渠道,我们对文中观点保持中立,仅供参考,交流之目的。转载的稿件版权归原作者和机构所有,如有侵权,请联系我们删除。
工程师必备
- 项目客服
- 培训客服
- 平台客服
TOP




















