蒸氨技术汇总..
2022年4月6日 16:22
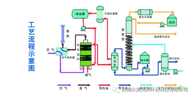
蒸氨技术之一:导热油蒸氨技术
工艺说明:
冷凝剩余氨水进入剩余氨水槽,外来浓碱液进入碱液槽。用剩余氨水泵将剩余氨水从剩余氨水槽中抽出,送至一、二级剩余氨水换热器,与废水进行热后进入蒸氨塔。碱液泵送入蒸氨塔。蒸氨塔底少部分热废水用泵打入再沸器,用导热油加热后产生的蒸汽返回蒸氨塔内,大部分塔底废水用废水泵抽出经一、二级剩余氨水换热器后,再经冷却水冷却后送至污水处理站。蒸氨塔顶氨汽进入塔顶全凝器,用中温水冷却后,冷凝液进氨水冷却器,用低温水冷却后进入氨水槽。用回流泵将成品氨水从回流槽中抽出,分两路,一路打至塔顶打回流,一路打至用氨水用户。
经济效益:导热油代替蒸汽同样热量需求蒸汽(用煤气加热)与热导油(用煤气加热)煤气消耗量为17:1,项目实施后可节约蒸汽、减少废水、提高产品质量、降低运行成本。按45T/H处理能力,每年减少消耗蒸汽7.8万吨,相应减少废水7.8万吨,投资回收期为一年(不含建设期)。
蒸氨技术之二:负压蒸氨技术
工艺说明:
冷凝剩余氨水进入剩余氨水槽,外来浓碱液进入碱液槽。用剩余氨水泵将剩余氨水从剩余氨水槽中抽出,送至一、二级剩余氨水换热器,与废水进行换热后进入蒸氨塔。碱液用泵送入蒸氨塔。蒸氨塔底少部分热废水用泵打入再沸器,用导热油或蒸汽加热后产生的蒸汽返回蒸汽塔内,大部分塔底废水用废水泵抽出经一、二级剩余氨水换热器后,再经冷却水冷却后送至污水处理站。
蒸氨塔顶氨汽进入塔顶全凝器,用中温水冷却后,冷凝液进氨水冷却器,用低温水冷却后进入氨水槽。用回流泵将成品氨水从回流槽中抽出,分两路,一路打至塔顶打回流,一路打至用氨水用户。蒸氨氨水槽不凝气经真空泵抽出送至煤气负压系统,蒸氨塔为全负压操作。
经济效益:负压蒸氨能够在原能耗基础上减少30%能源消耗,节约蒸汽50-60KG/T剩余氨水,负压生产条件,可以强化蒸馏效果、提高蒸馏效率,进一步降低塔底废水氨氮、提高塔顶氨水浓度。
蒸氨技术之三:蒸氨氨水提浓技术
工艺说明:
冷凝剩余氨水进入剩余氨水槽,外来浓碱液进入碱液槽。用剩余氨水泵将剩余氨水从剩余氨水槽中抽出,一路送至剩余氨水换热器,与废水进行换热后从精馏段进入蒸氨塔,一路直接从塔顶部进入蒸氨塔。碱液用泵送入蒸氨塔。蒸氨塔底少部分热废水用泵打入再沸器,用蒸汽或导热油加热后产生的蒸汽返回蒸氨塔内,大部分塔底废水用废水泵抽出经剩余氨水换热器,再经冷却水冷却后送至污水站。蒸氨塔顶氨汽进入塔顶分缩器,用冷却水冷却后进入氨水槽。塔顶酸性气体送入煤气管网。
冷却后的氨水浓度可由原6-12%提高至20%,满足烟气脱硫脱硝使用。
经济效益:剩余氨水提浓再原有蒸氨塔基础上进行工艺改进,投资低,在相同能耗的情况下,提高氨水浓度至20%,满足烟气脱硫脱硝使用,减少外购氨水及氨水处理成本年创效益100万元以上。
蒸氨技术之四:循环氨水全负压蒸氨技术
工艺说明:
冷凝剩余氨水进入剩余氨水槽,外来浓碱液进入碱液槽。用剩余氨水泵将剩余氨水从剩余氨水槽中抽出,送至剩余氨水换热器,与废水进行换热后进入蒸氨塔。碱液用泵送入蒸氨塔或剩余氨水系统。蒸氨塔底少部分热废水用泵打入再沸器,用循环氨水加热后产生的蒸汽返回蒸氨塔内,大部分塔底废水用废水泵抽出经剩余氨水换热器后,再经冷却水冷却后送至污水站。
蒸氨塔顶氨汽进入塔顶全凝器,用中温水冷却后,冷凝液进氨水冷却器,用低温水冷却后进入氨水槽。用回流泵将成品氨水从回流槽中抽出,分两路,一路打至塔顶打回流,一路打至用氨水用户。蒸氨氨水槽不凝气经真空泵抽出送至煤气负压系统,蒸氨塔为全负压操作。
经济效益:循环氨水余热加热蒸氨再沸器全负压蒸氨工艺,完全不使用蒸汽,塔顶负压较蒸汽半负压生产工艺高-20kpa左右,提高了剩余氨水蒸馏效率,降低废水氨氮、同时能够有效提高氨水浓度。节约蒸汽年创效300万以上。
蒸氨技术之五:热泵蒸氨技术
工艺说明:
冷凝剩余进入剩余氨水槽,外来浓碱液进入碱液槽。用剩余氨水泵将剩余氨水从剩余氨水槽中抽出,送至剩余氨水换热器,与废水进行换热后进入蒸氨塔,碱液用泵送入蒸氨塔。蒸氨塔底少部分热废水用泵一路打入蒸汽再沸器,用蒸汽加热后产生的蒸汽返回蒸氨塔内另一路打入热泵再沸器,大部分塔底废水用废水泵抽出经剩余氨水换热器后,再经冷却水冷却后送至污水站。
蒸氨塔顶氨汽进入塔顶热泵机组,用热水泵将热泵机组热量送至塔底热泵再沸器加热废水,废水变成蒸汽后进入蒸氨塔底部,提供热量进行供热,换热后的热水再送至热泵机组与塔顶氨汽换热,循环使用。热泵后氨水用冷却水冷却后进入氨水槽。
经济效益:热泵蒸氨利用蒸氨塔顶低品位热源为蒸氨塔底蒸馏间接供热,能够节省热量30%以上,在原蒸氨系统上进行改造,工艺便于实现,对于30T/h蒸氨系统,年降低节约成本达到100万元以上。
蒸氨技术之六:管式炉蒸氨技术
工艺说明:
冷凝剩余进入剩余氨水槽,外来浓碱液进入碱液槽。用剩余氨水泵将剩余氨水从剩余氨水槽中抽出,送至剩余氨水换热器,与废水进行换热后进入蒸氨塔,碱液用泵送入蒸氨塔或剩余氨水系统。蒸氨塔底热废水一路用塔底循环泵打至管式炉进行加热后返回蒸氨塔底供热,另一路用废水泵抽出经剩余氨水换热器后,再经冷却水冷却后送至污水站。
蒸氨塔顶氨汽进入塔顶全凝器,用中温水冷却后,冷凝液进氨水冷却器,用低温水冷却后进入氨水槽。用回流泵将成品氨水从回流槽中抽出,分两路,一路打至塔顶打回流,一路打至用氨水用户。或蒸氨塔顶氨汽进入饱和器(根据生产工艺定)。
工程师必备
- 项目客服
- 培训客服
- 平台客服
TOP




















