重复使用航天运载器的发展及其关键技术
2022年8月8日 16:58重复使用航天运载器是运载火箭的未来,也是满足大规模、高效益进出太空的前提条件。
文章回顾了重复使用航天运载器技术60多年的发展历程,尤其是近10年来在商业航天的驱动下所取得的最新进展,同时总结了中国重复使用航天运载器技术,特别是垂直起降技术的进展。
针对目前已被成功验证为可行的垂直起降的重复使用方式,从液体火箭发动机推力调节、液体火箭发动机多次起动、着陆制导与控制、高精度导航、机构方面对各项关键技术进行综述和讨论。
提出中国重复使用航天运载器技术未来发展的建议,包括将经济性作为设计约束贯穿始终,建立重复使用设计方法与准则,突破载荷环境高精度预示技术,发展重复使用检测、维护与评估技术,合理选择动力系统类型,尽快实现垂直回收集成演示验证,以及兼顾发展水平起降重复使用航天运载器技术,从而为中国未来实现大规模、高效益进出太空打下坚实基础。
随着人类社会的不断进步,特别是近年来航天科技的迅猛发展,世界航天已进入以大规模互联网星座、太空资源开发与利用、载人月球探测和大规模深空探测等为代表的新阶段,各国正在实施和规划大规模星座计划、载人月球探测计划、载人火星探测、地月空间经济圈等,进入空间规模需求快速增长。
到21世纪中叶,全球进入空间规模需求将超10万t,超过当前运载能力的两个数量级。若采用一次性运载火箭实施发射任务,对发射成本和运载火箭产能将是巨大挑战。
重复使用是降低发射成本和应对产能需求的必要选择。同时重复使用航天运载器技术的发展还能够有效支撑人类地外天地着陆和起飞返回任务的实现。
重复使用航天运载器是指可以多次往返于地球与太空,可按需执行一定任务并返回地面的航天飞行器。
按动力方式,其可分为火箭动力和组合动力。
其中,组合动力兼具航空与航天动力优势,具有较好的发展前景,但技术难度大,单台发动机推力不易做大。
按起降方式,其可分为垂直起降、垂直起飞水平降落和水平起降方式。这3种方式各有其特点,其中垂直起降方式采用传统运载火箭构型,增加着陆支撑机构、气动减速和控制机构以及用于回收的相关控制系统设备等,返回过程利用气动和主发动机反推减速,最后依靠着陆支撑机构垂直着陆。
该方式继承了传统运载火箭构型设计,运载器整体结构效率较高,对着陆点要求低,可应用范围较广,特别适用于未来地外星体着陆和起飞。
当前月球和火星着陆基本都采用这种方式。
垂直起飞水平降落和水平起降方式在返回时都需要依靠大气提升足够的升力,这就需要设计较大的机翼来满足升力需求,并需要在特定机场降落和设计相应的起落架机构,结构效率相对较低。
这两种方式返回升阻比大,机动能力强。
重复使用已成为未来航天运载器发展的一个重要方向,其在经济性和快速响应等方面具有较大优势,因此受到了世界各航天大国的关注。
重复使用航天运载器
国内外发展态势
国际发展态势
可重复使用航天运载器的应用研究可追溯至20世纪60年代,当时美国开展了X系列验证机的大量研究。
20世纪70年代,苏联、美国均研制了以航天飞机为代表的重复使用航天器。特别是美国,从1981年至2011年,航天飞机共执行了135次飞行任务,代表了一个航天时代的顶峰。但由于高昂的发射维护成本等原因,航天飞机最终退出历史舞台。
进入20世纪90年代,美国先后提出X-30超高速国家空天飞机、麦道航宇公司的“德尔塔三角快帆”以及洛克希德-马丁公司的“冒险星”缩比原型机X-33。然而,由于当时技术和经费等诸多的问题,上述项目均被搁置。
21世纪初期,美国再次尝试各类计划,如以提高航天器战时响应能力为目标的“快速反应、小载荷、经济上可承担的发射”系统计划、“经济可承受快速响应航天运输”计划等,均同样由于高额的经费预算而中止。在此时间段,除了X-37B轨道试验飞行器外,重复使用技术的应用研发停滞不前。
近年来,随着商业航天的崛起,低成本商业化需求促进了重复使用航天运载器的快速发展。
其中,美国SpaceX公司的“猎鹰-9”(Falcon-9)运载火箭采取垂直起降技术,单个模块最多使用12次,连续2次发射中转周期最短至27 d。该公司还在研制“超重-星舰”完全重复使用运载火箭,并开展多次入轨级样机SN系列验证机的飞行试验。
此外,美国蓝色起源公司“新谢泼德”火箭的一子级也采用垂直起降技术,载人太空舱采用降落伞进行着陆回收;英国维珍银河公司采用载机空射技术,飞机与太空船均水平起降重复使用,并均完成多次验证性飞行。
上述公司的成功,得益于前人开展的大量研究工作。其中,垂直起降回收方案适用于子级模块规模大、发动机数量多的大中型火箭,其发动机节流能力较易实现。
而对于中小型运载火箭,尤其在发动机数量少、推力大、深度节流困难的条件下,伞降回收也是一个可选方案,技术成熟度高,但回收体规模也较小,着陆冲击难以克服。
中国发展态势
中国自20世纪80年代开始研究重复使用航天运载器技术,提出了多种构型的重复使用航天运载器方案,主要包括升力式重复使用航天运载器和基于传统火箭构型的重复使用运载火箭。
在升力式重复使用航天运载器方面,中国整体处于并跑水平。其中,2021年中国首次开展了亚轨道重复使用航天运载器飞行演示验证,取得圆满成功。
还开展了大量组合动力技术研究,包括涡轮基组合循环(TBCC)、火箭基组合循环(RBCC)、涡轮辅助火箭增强冲压组合循环(TRRE)、预冷空气涡轮火箭组合循环(PATR)等。
在基于传统火箭构型的重复使用运载火箭方面,主要利用长征火箭开展关键技术攻关,其中的关键技术如下。
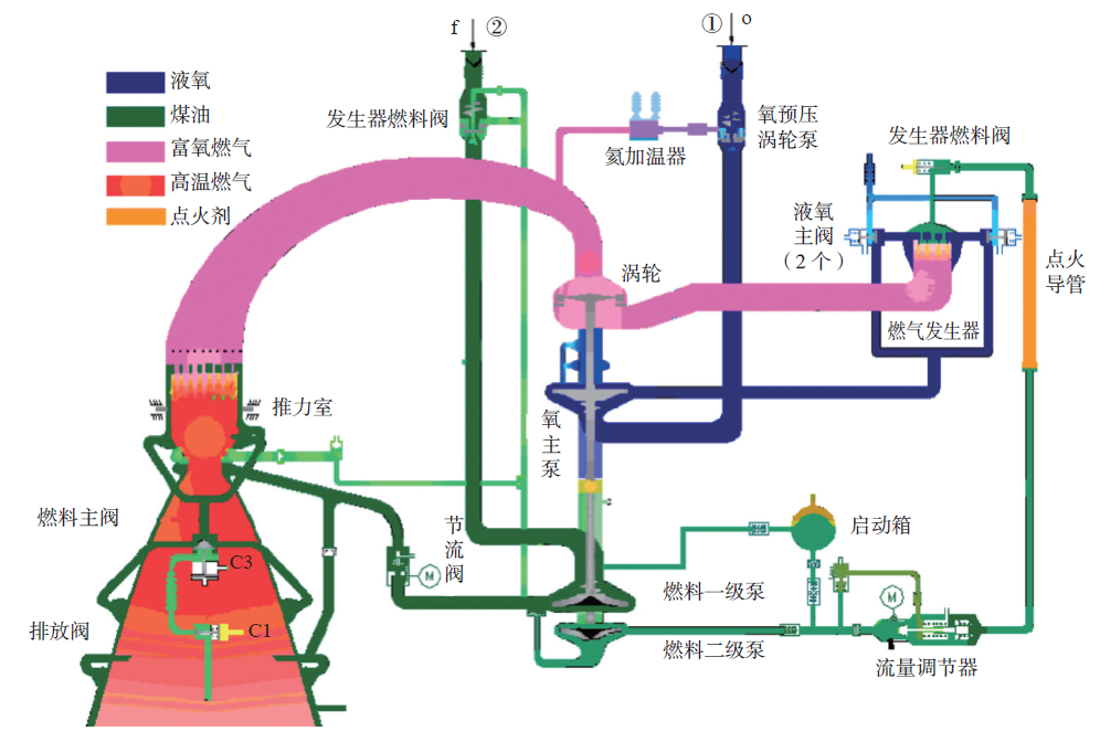
长征八号(CZ-8)遥一运载火箭在首飞中,验证了补燃循环液氧煤油发动机的推力调节能力,推力变化通过设置在燃气发生器燃料供应路的流量调节器实现。
具备节流功能的液氧煤油发动机系统组成
调节器中的马达通过转动减小调节器的开度,从而减少流向发生器中的燃料,并降低发生器中燃烧室的温度。
由此涡轮的输出功率降低,导致流向发动机的液氧和煤油供应量降低,从而降低推力。
调节装置中微小的变化就能产生足够大的涡轮功率的变化,从而实现一定范围的推力变化,但混合比基本维持不变。
利用“孔雀”飞行器验证了基于在线轨迹规划的自主制导方法,同时探索了栅格舵、姿控喷管和主发动机复合控制技术,在低空飞行实验中取得了圆满成功。
在此基础上,研制采用火箭发动机的垂直起降验证飞行器,研究“高精度导航与在线轨迹规划+跟踪”的制导方法,实现闭环速度控制;研究适应大静不稳和晃动极零现象的参数优化方法,应对着陆过程中支腿展开产生的箭体质心和压心剧烈变化;采用基于自抗扰控制的扩张状态观测器估计补偿回路,确保着陆过程的姿态稳定和控制精度;提出一种以远离可行域边界为目标的自主制导方法,以应对发动机节流能力受限导致着陆段推重比大的情况。
依托CZ-2C和CZ-4B火箭先后搭载栅格舵系统完成了落区控制技术验证,通过栅格舵的控制作用大大减小落区面积,也积累了在气动设计、栅格舵展开锁定机构设计等方面的经验。
通过CZ-8R运载火箭垂直返回技术攻关,完成面向3.35 m直径垂直返回着陆缓冲机构研制和全面的地面系统考核验证。
面向中国3.35 m直径运载火箭着陆缓冲机构
着陆缓冲机构展开试验图
利用CZ-2C火箭开展了整流罩落区控制应用研究,采用减速伞作为控制装置;利用CZ-3B火箭开展了助推器落区控制飞行试验,通过翼伞将助推器导引至预定的安全区域降落。
助推器伞控系统全程飞行剖面
开展了一子级伞降陆地回收技术和一子级动力舱段空中回收技术研究。
降落伞系统采用2具减速伞+3具主伞方案,并利用布置在一子级前后端的气囊系统对着陆过程进行缓冲。
完成5 t级回收体大型群伞+缓冲气囊空投飞行试验(图5)、伞降回收全尺寸箭体尾段结构疲劳试验,突破“栅格舵+群伞+气囊”回收总体设计、子级回收大型群伞设计、自吸气型大型缓冲气囊、智能挂取系统设计等关键技术。
大型群伞+气囊陆上回收空投试验验证
综上,由于发动机节流深度与国外大推力发动机相比仍存在差距,这制约了中国基于传统构型的重复使用运载火箭的研发,整体尚处于跟跑 状态。
但正由于此,中国学者突破了在推重比远大于1(6~8)的严苛条件下,在线自主轨迹规划和制导与控制技术;并在着陆速度存在较大偏差(不超过5 m/s)的条件下,克服了大跨距、短窗口、高偏差、强冲击等系列设计难题,实现着陆缓冲机构可靠展开、准确锁定、稳定减速与高效缓冲等多项功能。上述两项技术具有国际领先水平。
垂直回收方式的关键技术
考虑到垂直回收是中大型运载火箭的主要复用方式,本节重点针对这种模式讨论关键技术。
垂直回收的典型工作场景示意图
液体火箭发动机推力调节
当前发动机推力调节技术主要包括具有流量调节能力的高压降喷注器、多集液腔喷注器、针栓喷注器、气体喷注和喷管喉部调节方法5种途径。
大范围推力调节使发动机供应系统、涡轮泵、燃烧组件大范围偏离额定工况工作,供应系统稳定裕度降低,有可能导致振动加大、喷注器雾化不足、产生不稳定燃烧等问题。
因此,发动机大范围推力调节需要突破适应大范围流量调节的喷注器技术和推力室技术、适应大范围推力调节的涡轮泵技术和调节器技术等。
液体火箭发动机多次起动
对垂直起降重复使用运载火箭,发动机多次高可靠点火起动成为基本条件。
如果推进剂组合为非自燃状态,少量的次数可考虑使用药柱或者点火导管等方式来实施;若需超过3次以上的点火能力,宜考虑采用火炬点火等方式来实现,以减少发动机总装结构的复杂性和系统工作难度。
当火箭模块进入到回收阶段时,贮箱气枕大;同时推进剂处于低重力阶段,推进剂和贮箱气枕内气体掺混导致箱压出现较大幅度的下降。对于低温推进剂贮箱,其箱压下降幅度更为明显。
为保证入口压力,需降低发动机对入口压力的需求,或者通过贮箱的特殊设计来加以解决。
为实现基于火箭动力的重复使用,贮箱内将预留一定量的推进剂供发动机再次起动和回收过程使用。
回收模块会经历微重力阶段,此时推进剂将大概率处于漂浮状态。
因此,在需要发动机再次点火起动之前,提前保证推进剂处于沉底状态。
这使得回收模块推进剂管理难度大幅增加。
着陆制导与控制
火箭在再入稠密大气的过程必须满足动压、热流、过载等再入约束,这涉及惯性调姿段和动力减速段的联立优化。
若将动力减速结束后的飞行轨迹视为一条连接火箭与目标着陆点的轨道,则可以采用迭代制导或闭路制导,具有较强的适应性。
在此基础上,还可以采用几何位置与时间更新双层迭代制导方法。
火箭在垂直着陆时刻,还需同时满足质心和绕心耦合的终端约束,这涉及气动减速段和动力软着陆段的联立优化。
在气动减速段由于箭体底部结构复杂,且进入稠密大气时不确定性扰动最大,因此要求制导系统尽可能通过反馈控制的方式,利用气动力将火箭导引向目标着陆点。
Lu提出基于预测校正的气动减速段再入制导算法以提升着陆精度。比例导引通过增加偏置项,也能够在控制速度位置的同时对终端姿态进行约束。
Song等利用数值方法分析动力软着陆段可行域与发动机推力调节能力的关系,并提出自适应开机方法。
这类算法在约束适应性上相比于解析方法具有明显的优势,其中基于凸优化的直接法已被应用于火星着陆和Falcon-9火箭的助推器着陆。但是对于存在非凸约束优化问题的在线求解,受限于理论上的收敛性难题尚未实现工程应用。
在惯性调姿段,为完成近180°的大范围调姿,采用直接力控制的方式,在远离质心的位置安装反作用控制系统(Reaction Control System,RCS)。
针对大范围调姿引起的推进剂大幅度晃动问题,Shtessel等提出利用滑模观测器重构晃动模态,并设计了能够补偿晃动影响的控制器;Pei等则利用自适应增广控制器实时抑制火箭的晃动不稳定性。
在动力减速段,通过摇摆发动机实现飞行姿态稳定控制。针对发动机点火后尾焰羽流对箭体的作用,以及模型不确定性和外部干扰,Hall等设计了一种连续滑模控制方法,具有良好的鲁棒性。
Wang等结合鲁棒自适应控制和反步控制方法,控制可重复使用运载火箭的再入姿态。
在气动减速段,利用栅格舵气动力矩进行姿态调整是有效的方法。在栅格舵控制能力不足时可引入RCS复合控制,提升横侧向机动能力。
在动力软着陆段,气动舵控制效率逐渐降低。此时,箭体质心和压心变化较大,着陆支腿展开存在动态过程,且展开不同步对姿态有冲击。以增强适应性为目标的辨识与自抗扰控制方法是主要的研究方向。
高精度导航
重复使用航天运载器的返回过程对导航精度要求很高。
随着火箭距离着陆场越来越近,大气环境更为复杂,惯性/卫星组合导航方法已无法满足任务需求。
应当结合地面辅助导航方法提升导航精度,例如采用差分全球定位系统(Differential Global Positioning System,DGPS)高精度导航,可将其基站布置在着陆场。
对于海上着陆,在火箭高度较低时可增加微波测距测速的方式,补偿DGPS在高度方向精度不足的缺点。
用于自主着舰的联合精密进近与着陆系统可以无视天气和强干扰电磁环境的影响而安全起降,能够满足可重复使用火箭地面与海上着陆的导航精度。
机构
典型栅格舵系统的组成包括舵、解锁机构、展开锁定机构和传动机构等。
栅格舵良好的外形设计是减缓翼元壁面之间气流壅塞,提高升阻比的关键。
流线型剖面的翼元壁面具有降低阻力的效果,结合钝圆头的前缘能够对流线型剖面的尖锐前缘进行有效的防热结构设计。美国“猎户座”飞船的逃逸飞行器测试过整体后掠式栅格舵,超音速性能更佳。
翼元壁面的局部前后掠也能够改善整体的气动特性,并改善整体后掠带来的结构安装不便问题。Falcon-9火箭的栅格舵就改进为翼元壁面的局部后掠式,对降低零升阻力和提高升阻比有明显贡献。
为确保机构整体可靠性,设计方案多基于尽量少的运动构件与单自由度方案开展,通过选用不同的运动副与组合形式开展方案设计。
王英超等开展简化机构动力学分析,用以研究该机构对着陆稳定性的分析。
袁晗等基于运动学分析方法对运载火箭返回着陆稳定性进行了建模,并分析相关参数的影响,提出适用性更强的运载火箭着陆安全性判据条件。
目前典型的着陆缓冲机构包括Falcon-9和“新格伦号”火箭采取的两种倒三角式、“新谢泼德”火箭采取的四边形式,以及哈尔滨工业大学团队所设计的主腿可折叠倒三角形式。
机构各方案优劣与运载火箭返回质量特性、稳定性需求、着陆状态等因素相关。
岳帅等采用滚珠锁定形式开展着陆机构设计及动力学分析,并通过气压驱动形式实现对着陆机构伸缩展开锁定与收拢解锁。
Yue等通过设计液体弹簧缓冲装置实现着陆机构缓冲功能设计及优化。
液压缓冲虽然能实现重复使用,但往往需采取液气组合或与机械弹簧组合的设计形式,设计方案偏于复杂。
田保林等使用铝蜂窝缓冲形式,通过预压形式降低缓冲初期的峰值效应。
肖杰等则采用气驱能源,通过改变主腿气腔两端气压差实现伸展与收缩动作的执行。
冷气推冲分离机构已应用到Falcon-9和Falcon重型火箭的级间分离、整流罩分离和助推器分离中,以替代传统基于火工能源的分离装置。
这一改变实现了产品的重复使用,并做到可检测,有效提高火箭安全性与可靠性。类似的概念也应用在冷气推冲卫星释放机构中。
从国内气驱机构研究看,杜正刚等采用正交设计法分析了气瓶容积、气压、介质温度和喷管扩张比对分离冲量的影响。
马鑫等介绍一种气动式有效载荷分离释放机构,采用两型薄型气缸配合实现分离推力的宽幅调节。但是飞行产品中还未有类似技术得到验证。
垂直回收方式的关键技术还涉及箭体/发动机防热、海上回收平台等,限于篇幅,本文不再展开介绍。
中国重复使用航天运载器技术
发展建议
中国若要实现重复使用航天运载器技术,需要从设计源头出发提升重复使用性能,如重复使用次数、维护维修周期和成本等,从而提升重复使用的经济效益。这就需要解决如下诸多基础问题和技术难题。
将经济性作为设计约束贯穿始终
经济性对重复使用航天运载器非常重要,否则可能重蹈美国航天飞机的覆辙。
需要综合考虑全寿命周期成本和重复使用后带来的运载能力损失两大因素,其中全寿命周期成本不仅仅包括研制费、制造费和发射场费用,还包括回收费和维护维修费。
由于涉及重复使用技术的攻关,重复使用航天运载器的研制费高于一次性运载火箭。
由于重复使用航天运载器增加着陆缓冲机构、栅格舵、回收控制系统等硬件,其制造费也高于一次性运载火箭。发射场费用主要由推进剂费用、测试、运输和发射、发射场管理和地面技术支持系统等费用构成,这与一次性使用火箭相当。
回收费主要包括箭体结构的回收、运输和检查等费用。维护维修费包括主要部件的维护、修复更换费用和维修的人工成本等。
以两级中大型运载火箭为例,考虑未来利用该火箭执行进入空间任务总规模为1万t,并以其一次性使用运载能力20 t为基准。
假设一子级重复使用后运载能力损失20%,两级完全重复使用后运载能力损失40%;并综合考虑研发和制造费用的增加,以及回收和维护维修费用的增加,分析得到如图7所示结果。
重复使用运载火箭单次发射成本、单位载荷发射成本与重复使用次数之间的关系 (a)重复使用后单次发射成本与一次性运载火箭的比值,(b)单位载荷发射成本与一次性运载火箭的比值;比值小于1说明得到了降低费用的效益,且比值越小效益越好。
可以看到,在重复使用次数很少时单位载荷发射成本并没有减少,且对于完全重复运载器而言这种情况更显著。
当重复使用次数增加,发射成本不断下降。当火箭完全重复使用且复用次数足够多时,全箭制造成本将趋于0,最终发射成本集中于发射场、回收费和维护维修费。
因此,为最终达到大幅降低进入空间成本的目标,同时还需努力降低发射场、回收费和维护维修费。
需要指出的是,如果重复使用后运载能力损失较大,且火箭回收的部分占火箭总成本的比例较低,或者火箭维修的费用过高,将导致回收效率大幅下降,甚至出现单位载荷发射成本与一次性运载火箭的比值永远大于1的情况。
因此,方案设计需要首先考虑经济性因素。
建立重复使用设计方法与准则
在设计初期需要考虑重复使用的需求,而一次性运载火箭的设计方法和设计准则已不再完全适用。
对于垂直起降运载器,采用多台发动机并联设计是有利于定点软着陆控制的(但也并非一定要设计成多台发动机并联的方案),应把操作、维护、寿命周期和成本等作为重点考虑因素,提升重复使用性能。
航天运载器系统功率密度大、内外部工作环境恶劣是制约航天运输系统重复使用性能提升的关键因素。
为此,需要改进系统设计理念,实现从基于性能设计到基于可靠性设计的转变。
研究航天运载器全寿命周期设计方法,以疲劳寿命、耐久性与损伤容限设计为基础,制定寿命设计模型及准则,并大量应用新材料、新工艺和新技术,提升关键部件的重复使用性能及长寿命工作能力。
突破载荷环境高精度预示技术
为提升重复使用设计性能,如重复使用次数、使用维护性等,需要实现载荷精细化设计,这就需要开展载荷环境高精度预示,为动力系统、防热系统和结构系统等设计提供精确的输入。
除回收一子级外,如果要回收入轨级,箭体将从轨道再入,其环境更为恶劣,面临防热、控制等更严峻的挑战,对载荷环境预示精确度要求更高。
需要研究全任务流程载荷与力学环境激励源作用机理,揭示动态载荷与力学环境的传播规律,形成适用于重复使用运载火箭的外激励表征—动载荷识别—响应预示至载荷与力学环境条件设计能力。
研究复杂构型气动力热环境高精度预示方法,揭示气动力热物理效应和流动机理,发展适用的数值计算方法和力热环境高精度预示模型,缩小天地差异。
发展重复使用检测、维护与评估技术
需要在全寿命周期内进行箭体严格的检测,对关键易损部件进行维护、维修或更换;制定维护维修策略,对回收后是否可以再次使用要进行有效的评估。
应考虑系统易组装和易拆卸设计,应用增材制造等先进工艺大幅减少或消除焊缝;采用模块化设计,可独立快速拆卸,或在尽可能少影响其他部件的前提下实现快速拆卸。研究箭体结构无损、集成化、微型化自感知的理论和方法,构建系统薄弱部位与关键结构一体化监测网络,获得强环境适应性、宽感知范围和高精度的温度、应变、振动等数据,实现性能状态快速评估。
利用数据挖掘等技术进行异常诊断与健康监测/预测,实现故障准确定位。
采用智能化技术提升快速测试发射和检测维护的效率、准确度及全面性,全面提高使用维护快速性、便捷性和有效性。
合理选择重复使用动力系统类型
动力的选择对重复使用航天运载器的未来发展具有重要意义。在重复使用火箭动力类型的选择方面,当前主要考虑液氧煤油和液氧甲烷两种动力类型。
液氧煤油发动机与液氧甲烷发动机性能对比
液氧煤油发动机与液氧甲烷发动机性能差别不大,但液氧甲烷发动机的重复使用性能更好。
从国际上重复使用运载火箭动力类型的选择情况来看,两种类型发动机均有应用,但采用液氧甲烷发动机的新型重复使用运载火箭更加广泛。
基于中国长征火箭主发动机的技术基础,短期内液氧煤油动力发展基础好,可基于此进行改进,并开展重复使用技术飞行演示验证。
从长期看,液氧甲烷动力在重复使用性能、深空探测原位制取等方面具有优势,可用于后续的升级换代。
尽快实现垂直回收集成演示验证
对于进出空间重复使用航天运载器,垂直起降方式较为适合中大型运载火箭,还可以拓展应用于未来地外行星的着陆与起飞,并已经被美国SpaceX公司证实其重复使用应用具有可行性。
中国应尽早开展运载火箭垂直起降的集成演示验证,早日实现有工程应用价值的重复使用。
垂直回收技术对中大型运载火箭而言是一个新的任务流程,需要突破的关键技术在第2节已经进行详细介绍。如在海上平台回收,还涉及到着陆后在海上平台自动锁定防倾倒问题。
尽管中国在垂直着陆制导与控制和着陆缓冲机构等方面取得了突破,但仍需通过集成演示验证来带动其他关键技术的突破并积累经验。
目前阶段尤其要聚焦于低压条件下的发动机多次启动和推进剂管理、进一步提高发动机的节流深度,以及箭体/发动机防热等难题。
兼顾发展水平起降重复使用航天运载器技术
除垂直起降方式外,水平起降方式可以有效利用地球大气,在特定应用场景下具有优势。
水平起降可以采用火箭动力或组合动力,但由于水平起降需要设计较大的机翼和起落架等装置,其整体结构效率不高,且当前组合动力技术成熟度低、推力量级小,至今还未有工程成功应用的先例。
但若合理设计方案和应用场景,例如把组合动力水平起降方式用于发射小型载荷,采用火箭动力水平起降方式,则可实现大规模洲际极速远程运输等。
与相对成熟的一次性运载火箭相比,重复使用航天运载器的设计仍面临较大的挑战,技术成熟度不高,且种类很少。
目前,仅Falcon-9火箭证明了采用火箭动力垂直起降是可以实现重复使用的,并取得了商业上的成功。
长征火箭一直以来为重复使用持续地开展关键技术验证,也提出了完整的回收解决方案。
然而,火箭回收仅是重复使用的第一步,还需要解决本文提出的设计、健康监测等一系列难题。此外,还需要考虑市场的驱动力,以及卫星与火箭产能的匹配、发射工位的可用性等外部因素。
重复使用不仅仅带来运输成本的下降,还将催生新的应用场景和需求。
例如,利用回收级开展搭载试验、实施空间飞行器如卫星的回收和利用等,应用前景广阔。
长征火箭将延续一贯的传统,继续推进关键技术的突破,走多样化发展之路,并在适当的时机推出可复用的、具有中国特色的、满足不同用户需求的产品。
引用本文
宋征宇,黄兵,汪小卫, 等.重复使用航天运载器的发展及其关键技术[J].前瞻科技,2022,1(1):62-74;doi:10.3981/j.issn.2097-0781.2022.01.006
文章来源:前瞻科技杂志
免责声明:本文系网络转载,版权归原作者所有。如涉及版权,请联系删除!
工程师必备
- 项目客服
- 培训客服
- 平台客服
TOP




















