振动信号中的谐波与次谐波
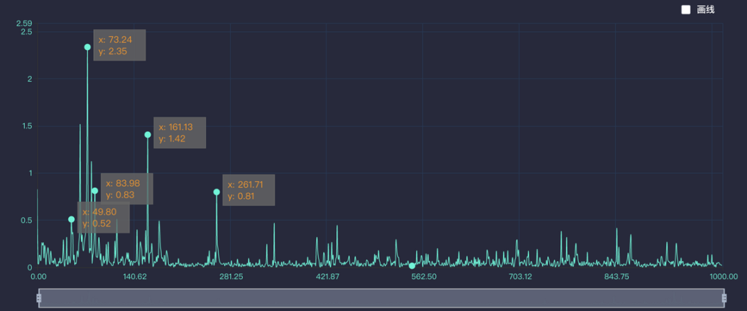
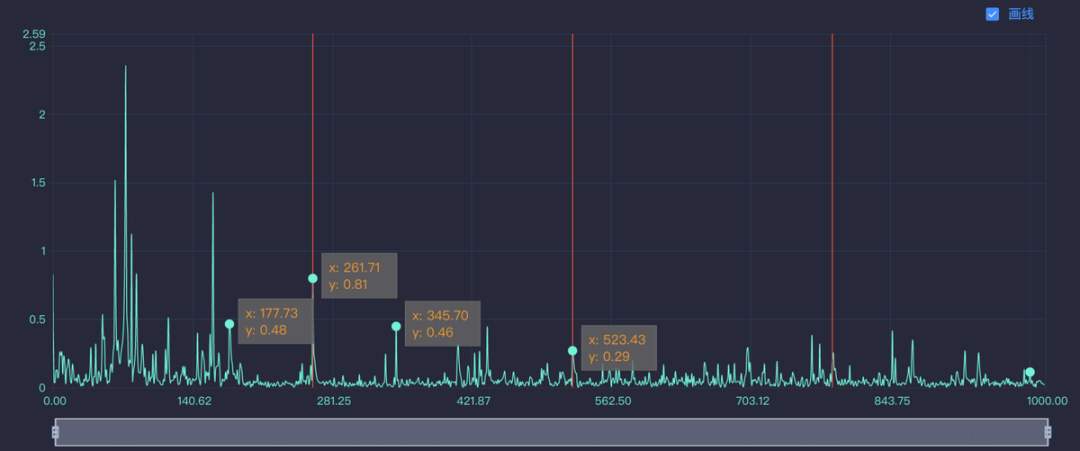
2022年10月13日 17:27包含2次谐波的频谱图
(来源:头条号 小波律动)
谐波是机械振动频谱中最常见的现象,绝大多数的故障隐患都会有谐波现象存在。谐波指的是周期性信号的非正弦交流量。进行傅里叶级数分解所得到的大于基波频率整数倍的各次分量,通常称为高次谐波,而基波是指其频率与工频相同的分量。谐波的频率必然也等于基波频率的整数倍。
法国数学家傅立叶 (M.Fourier) 分析原理证明,任何重复的波形(含正弦周期、非正弦周期等)都可以分解为含有基波频率和一系列为基波倍数的谐波的正弦波分量,如下式所示,n=1时表示基波,n>1时表示谐波。
次谐波振动(又称亚谐波振动)是由于非线性系统的共振现象引起的。在现实中,振动系统基本都是非线性的,只有少数理想模型是线性的,比如我们所说的单摆模型。不同的非线性系统产生的次谐波频率也是不一样的,比如经典的Duffing系统,动力学系统如下所示。当激励频率接近系统固有频率的1/3时,产生1/3次谐波共振,这时频谱图上会出现固有频率及1/3倍固有频率。
当机械设备出现摩擦、松动、裂纹等故障时,常常会在低频中产生次谐波共振现象。在次谐波响应中,对称型的非线性振动产生奇次谐波响应;不对称型的非线性振动产生偶次谐波响应。摩擦、松动、裂纹等故障一般是不对称的非线性振动,因此多数情况下是产生转速频率的1/2次谐波响应,也有时候会出现1/4,3/2等频率成分,具体情况要结合对应的动力学模型进行分析。
谐波和次谐波是工业故障诊断方法的重要依据,不同的故障原因对应的谐波和次谐波也有一定的差异。所以通过观察谐波和次谐波现象,就可以基本反向确定设备的故障隐患。但是隐患存在还不能形成正式的故障诊断报告,用于指导企业进行停机维修。要想得出准确的故障诊断报告,只依靠谐波和次谐波分析还不够,还需要结合一些其他的分析方法,如设备的运行指标及其趋势分析等。
工程师必备
- 项目客服
- 培训客服
- 平台客服
TOP




















