35种废气处理工艺流程图,值得一看!
2023年1月11日 17:36浏览:3799
不含尘的有机废气处理
煤气处理工艺流程图
酸性废气处理
石灰石-石膏法处理硫酸尾气工艺流程
活性焦烟气脱硫技术工艺流程示意
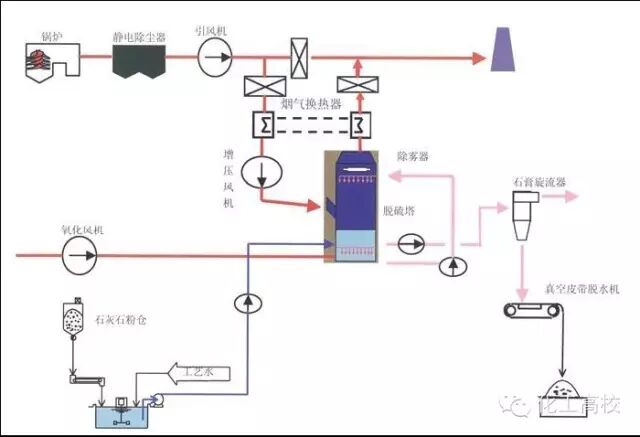
电厂脱硫塔
氧化镁法脱硫工艺
新型垃圾焚烧双尾气处理系统
双碱法脱硫系统-湿法脱硫工艺流程图
湿式氧化镁脱硫系统-烟气脱硫技术
循环流化床脱硫技术工艺流程图
生物法处理有机废气
回收与生铁公司烧结机旋转喷雾干燥
供应造粒设备的烟气处理设备
焚烧处理配套设施
危险废物无害化处理
热解焚烧炉
污泥干燥处理系统
发电锅炉
医疗废弃物焚烧
城市废弃物热解气化装置
弃物焚化余热回收锅炉
逆流回转焚烧炉
多晶硅尾气干法分离回收工艺流程图
沉降、冷却工艺处理生产废气
柴油发电机尾气处理工程技术
漆包线废气处理方案及工艺
深度净化装置
有机废气治理工艺
废气处理设备
多效生物床有机废气治理技术
WQ YCR有机废气催化燃烧设备
JMR-1740 催化燃烧装置CO的去除
RCO蓄热式催化燃烧装置
印染行业定型机工作过程中产生的废气净化
来源:网络
技术邻APP
工程师必备
工程师必备
- 项目客服
- 培训客服
- 平台客服
TOP




















